Mardi 04/09/2018

Encadrant université:

Mr Jean Claude TARBY

Sujet : Mise en place d’un outil de suivi de
la plateforme de production Total Wallet*

Encadrants entreprise:

Mr Olivier RASSON

Mr Quentin LORTHOIS

Auteur:

AOUDIA Moncef

Soutenance de fin d'étude

Master 2 E-Services

Plan

1. Total Wallet

5. Développement

6. Résultats

7. Ce stage...

8. Conclusion

2. Problèmes repérés

3. Sélection des logs

4. La suite Elastic

Total Wallet

1

Architecture

1

Problèmes repérés

1. Absence  de système de gestion de logs.

3. Avoir des compétences en ligne de commande sous Linux.

4. Génération manuelle des rapports de qualité de service.

2. Absence de système de détection d'erreurs en temps réel.

2

Sélection des logs

Tomcat Access

[08/Aug/2017:08:57:19 +0200] 10.72.36.6 GET /efepStations/ND110440/availablePumpsAndProducts 
?partnerId=MPPA HTTP/1.1 ?partnerId=MPPA 200 147 140

Application Measures

19/03/2018;17:21:02.948;ND110440;;;;;;;;GetPumps;46;;;;39;13;;;;;;;;;;;;;;;;;;;;;;;;;;;;;;;;;;;;;;;;;

3

Sélection des logs

Application Metrics

2018 -03 -05 00:00:00.006 INFO [ DefaultQuartzScheduler_Worker -5] [
LogReportMetrics . java :28] [{" max " :13.0 , " min " :13.0 , " mean " :13.0 , "
percent10 ":13.0 , " percent50 " :13.0 , " percent90 " :13.0 , " name ":" org .
springframework . data .jpa . repository . JpaRepository . findAll ","
count ":1," date ":" 2018 -03 -05 00:00:00 "}]

MPPA REST

2018-03-19 11:38:40,383|2018-03-19 11:38:46 ,810|1743|1448A40C-031
B-4AF1-AF58-A229E6307DE0|iOS|10.2|1.0|1.4.12|3.3.7|-|SIMULATOR|-|WTA|checkSDK|-1|00|(null)|(null)

3

La suite Elastic

4

Filebeat

Elasticsearch, Logstash, Kafka, Redis, File, Console, Cloud

Envoyer

Lire

4

Logstash

Filtres

  (Grok, GeoIP, Date, Ruby etc.)

Sorties

Entrées

4

Elasticsearch

1. Index toute sorte de données hétérogènes.

2. Se base sur le moteur de recherche Apache Lucene.

3. Supporte plusieurs langages, géolocalisation.

4. Offre une API RESTFull avec des sorties en JSON.

5. Permet le clustering facilement.

6. Persiste les données reçues.

4

Kibana

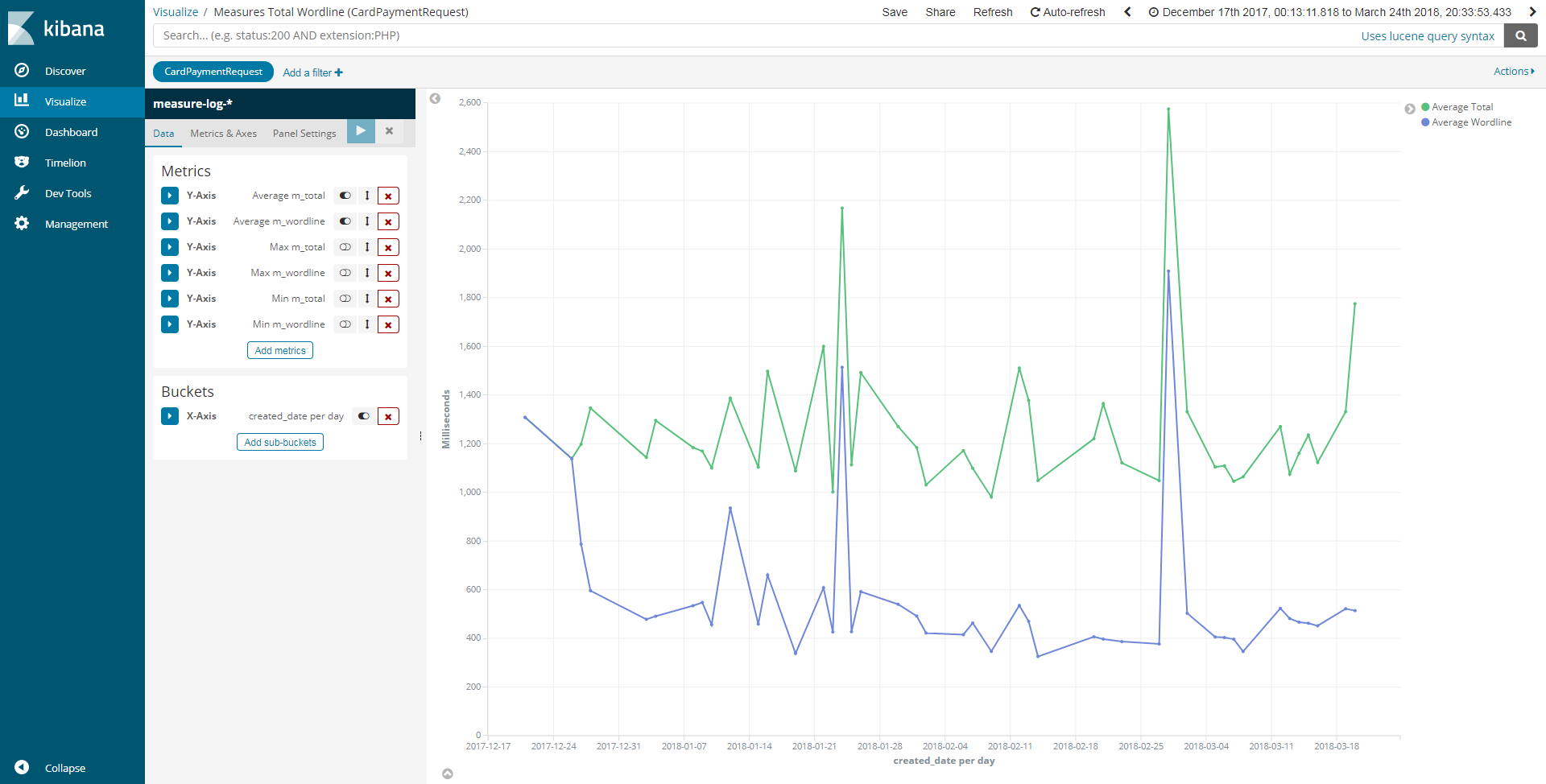
1. Puissant outil pour crée des tableaux de bord pour visualiser les données indexés sur Elasticsearch.

2. Permet l'affichage de l'historique des données sous forme d’histogramme, courbes, circulaire etc.

3. Permet la recherche et l'affichage des données à partir de Elasticsearch.

4

Développement

5

Production

5

Résultats

6

129 visualisations.

14 Dashboards.

Scripts et configuration de mise en production

Résultats

6

Ce stage...

7

Test d'intégration White Label

7

Total Pump POC

7

Application Android WES

7

Application Android WES

7

Application Android WES

7

Application Android WES

7

Conclusion

1. Une expérience professionnelle enrichissante.

2. Une expérience humaine formidable.

8

Sources

  • https://www.flaticon.com
  • https://slides.com
  • https://www.elastic.co
  • https://fr.wikipedia.org
Made with Slides.com