Auditing with the
Pluggable Rule Engine
and AMQP

June 7-9, 2016
iRODS User Group Meeting 2016
Chapel Hill, NC
Terrell Russell, Ph.D.
@terrellrussell
Senior Data Scientist, iRODS Consortium



Rule Engine Plugin Interface
iRODS 4.2 adds a seventh plugin interface:
- microservices
- resources
- authentication
- network
- database
- RPC API
- rule engine


Rule Engine Plugin Interface
| Plugin Name |
Plugin written in: |
Rules written in: |
|---|---|---|
| Dispatcher | C++ | n/a |
| iRODS Rule Language | C++ | iRODS Rule Language |
| Python | C++ | Python |
| Javascript | C++ | Javascript |
| Audit | C++ | rules are hardcoded |
| Storage Balancing | C++ | rules are hardcoded |


Rule Engine Plugin Interface
Default /etc/irods/server_config.json includes...
"rule_engines": [
{
"instance_name": "re-instance",
"plugin_name": "re",
"plugin_specific_configuration": {
"namespaces": [{"namespace": ""},{"namespace": "audit_"},{"namespace": "indexing_"}]
}
},
{
"instance_name": "re-irods-instance",
"plugin_name": "re-irods",
"plugin_specific_configuration": {
"re_data_variable_mapping_set": [{"filename": "core"}],
"re_function_name_mapping_set": [{"filename": "core"}],
"re_rulebase_set": [{"filename": "core"}]
},
"shared_memory_instance": "legacy_re"
}
],


Rule Engine Plugin Interface
Default /etc/irods/server_config.json includes...
"rule_engines": [
{
"instance_name": "re-instance",
"plugin_name": "re",
"plugin_specific_configuration": {
"namespaces": [{"namespace": ""},{"namespace": "audit_"},{"namespace": "indexing_"}]
}
},
{
"instance_name": "re-irods-instance",
"plugin_name": "re-irods",
"plugin_specific_configuration": {
"re_data_variable_mapping_set": [{"filename": "core"}],
"re_function_name_mapping_set": [{"filename": "core"}],
"re_rulebase_set": [{"filename": "core"}]
},
"shared_memory_instance": "legacy_re"
}
],
dispatcher
irods rule language


Rule Engine Plugin Interface
Updated /etc/irods/server_config.json
with added custom.re and Python rule engine plugin...
"rule_engines": [
{
"instance_name": "re-instance",
"plugin_name": "re",
"plugin_specific_configuration": {
"namespaces": [{"namespace": ""},{"namespace": "audit_"},{"namespace": "indexing_"}]
}
},
{
"instance_name": "irods_rule_engine_plugin_python-instance",
"plugin_name": "irods_rule_engine_plugin_python",
"plugin_specific_configuration": {}
},
{
"instance_name": "re-irods-instance",
"plugin_name": "re-irods",
"plugin_specific_configuration": {
"re_data_variable_mapping_set": [{"filename": "core"}],
"re_function_name_mapping_set": [{"filename": "core"}],
"re_rulebase_set": [
{"filename": "custom"},
{"filename": "core"}
]
},
"shared_memory_instance": "legacy_re"
}
],
dispatcher
irods rule language
python


Rule Engine Plugin Interface
Updated /etc/irods/server_config.json with added Audit rule engine plugin... "rule_engines": [ { "instance_name": "re-instance", "plugin_name": "re", "plugin_specific_configuration": { "namespaces": [{"namespace": ""},{"namespace": "audit_"},{"namespace": "indexing_"}] } }, { "instance_name": "re-audit-amqp-instance", "plugin_name": "re-audit-amqp", "plugin_specific_configuration" : { "pep_regex_to_match" : "audit_.*", "amqp_topic" : "amq.topic", "amqp_location" : "localhost:5672", "amqp_options" : "" } }, { "instance_name": "re-irods-instance", "plugin_name": "re-irods", "plugin_specific_configuration": { "re_data_variable_mapping_set": [{"filename": "core"}], "re_function_name_mapping_set": [{"filename": "core"}], "re_rulebase_set": [{"filename": "core"}] }, "shared_memory_instance": "legacy_re" } ],
dispatcher
irods rule language
audit


Audit (C++) Rule Engine Plugin
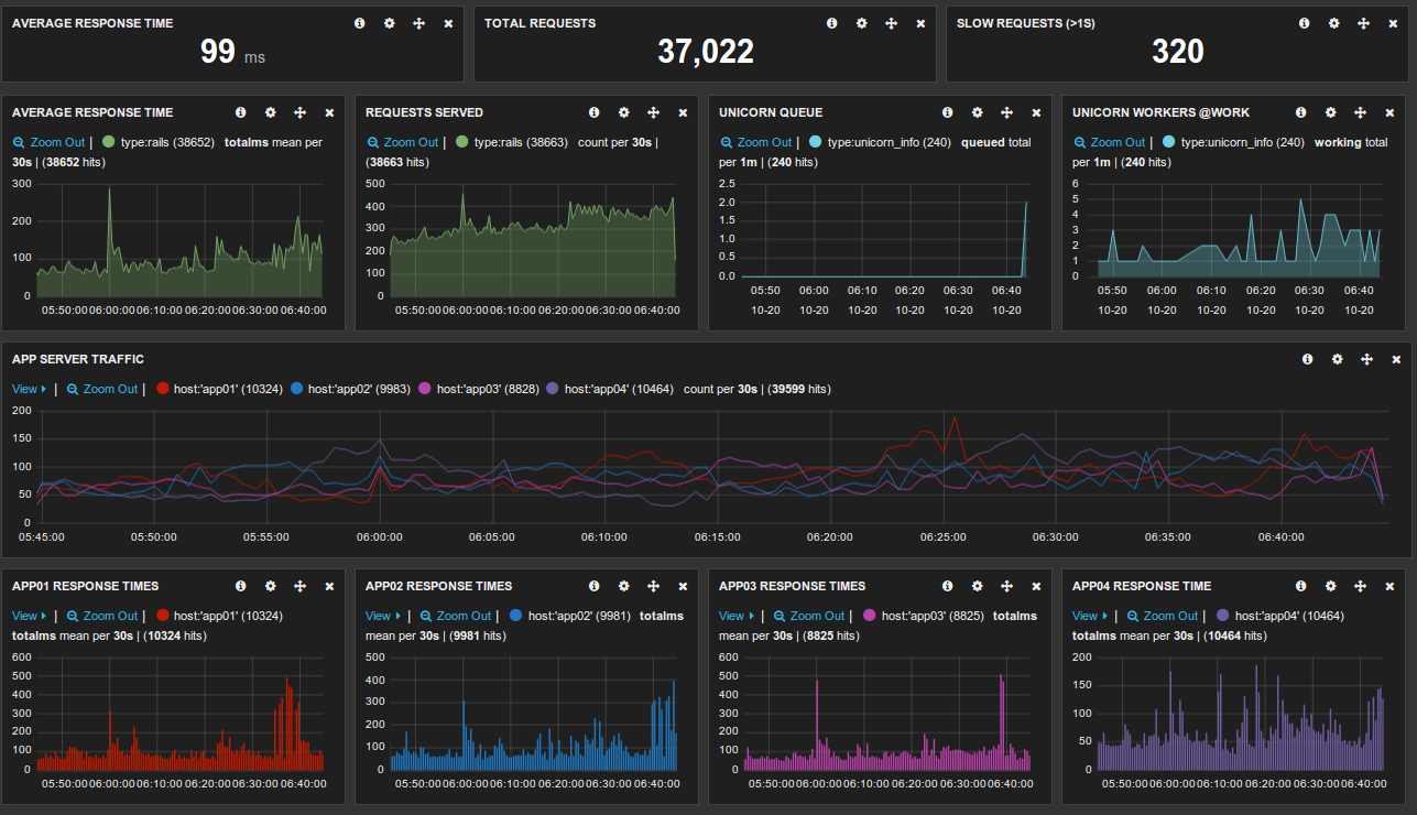
The Audit rule engine plugin can emit a single AMQP message to the configured topic for every policy enforcement point (PEP) encountered by the iRODS server.
This AMQP message has all of the information related to that particular operation, including username, filepath, filesize, etc.
Catching and analyzing these messages will allow visualization of totals and trends.


Inside an iCommand
Parsing the operation from each AMQP message lets us see the full flow of a client request through the server's code.
| Client Request | Dynamic PEPs | Static PEPs |
|---|---|---|
| ils | 174 | 4 |
| iget | 148 | 6 |
| ireg | 168 | 7 |
| iput | 234 | 11 |
| iput (1GB large file) | 978 | 44 |
| imeta | 106 | 6 |


Inside an iCommand
A sample of the PEPs hit by an iget:
audit_pep_database_gen_query_access_control_setup_pre audit_pep_database_gen_query_access_control_setup_post audit_pep_database_gen_query_pre audit_pep_database_get_rcs_pre audit_pep_database_get_rcs_post audit_pep_database_gen_query_post audit_pep_obj_stat_post audit_pep_network_write_body_pre audit_pep_network_write_header_pre audit_pep_network_write_header_post audit_pep_network_write_body_post audit_pep_auth_agent_start_pre audit_pep_auth_agent_start_post


Inside an iCommand
iget
audit_pep_network_read_header_pre
audit_pep_network_read_header_post
audit_pep_network_read_body_pre
audit_pep_network_read_body_post
audit_pep_database_open_pre
audit_pep_database_open_post
audit_pep_exec_rule_pre
audit_pep_exec_microservice_pre
audit_pep_exec_microservice_post
audit_pep_exec_microservice_pre
audit_pep_database_gen_query_access_control_setup_pre
audit_pep_database_gen_query_access_control_setup_post
audit_pep_exec_microservice_post
audit_pep_exec_rule_post
audit_pep_database_gen_query_access_control_setup_pre
audit_pep_database_gen_query_access_control_setup_post
audit_pep_database_gen_query_pre
audit_pep_database_get_rcs_pre
audit_pep_database_get_rcs_post
audit_pep_database_gen_query_post
audit_pep_database_gen_query_access_control_setup_pre
audit_pep_database_gen_query_access_control_setup_post
audit_pep_database_gen_query_pre
audit_pep_database_get_rcs_pre
audit_pep_database_get_rcs_post
audit_pep_database_gen_query_post
audit_pep_exec_rule_pre
audit_pep_exec_microservice_pre
audit_pep_exec_microservice_post
audit_pep_exec_rule_post
audit_pep_exec_rule_pre
audit_pep_exec_microservice_pre
audit_pep_exec_microservice_post
audit_pep_exec_rule_post
audit_pep_exec_rule_pre
audit_pep_exec_microservice_pre
audit_pep_exec_microservice_post
audit_pep_exec_rule_post
audit_pep_network_write_body_pre
audit_pep_network_write_header_pre
audit_pep_network_write_header_post
audit_pep_network_write_body_post
audit_pep_network_agent_start_pre
audit_pep_network_agent_start_post
audit_pep_auth_agent_start_pre
audit_pep_auth_agent_start_post
audit_pep_network_read_header_pre
audit_pep_network_read_header_post
audit_pep_network_read_body_pre
audit_pep_network_read_body_post
audit_pep_auth_request_pre
audit_pep_auth_agent_auth_request_pre
audit_pep_auth_agent_auth_request_post
audit_pep_auth_request_post
audit_pep_network_write_body_pre
audit_pep_network_write_header_pre
audit_pep_network_write_header_post
audit_pep_network_write_body_post
audit_pep_auth_agent_start_pre
audit_pep_auth_agent_start_post
audit_pep_network_read_header_pre
audit_pep_network_read_header_post
audit_pep_network_read_body_pre
audit_pep_network_read_body_post
audit_pep_auth_response_pre
audit_pep_auth_agent_auth_response_pre
audit_pep_database_check_auth_pre
audit_pep_database_check_auth_post
audit_pep_auth_agent_auth_response_post
audit_pep_auth_response_post
audit_pep_network_write_body_pre
audit_pep_network_write_header_pre
audit_pep_network_write_header_post
audit_pep_network_write_body_post
audit_pep_auth_agent_start_pre
audit_pep_auth_agent_start_post
audit_pep_network_read_header_pre
audit_pep_network_read_header_post
audit_pep_network_read_body_pre
audit_pep_network_read_body_post
audit_pep_obj_stat_pre
audit_pep_database_gen_query_access_control_setup_pre
audit_pep_database_gen_query_access_control_setup_post
audit_pep_database_gen_query_pre
audit_pep_database_get_rcs_pre
audit_pep_database_get_rcs_post
audit_pep_database_gen_query_post
audit_pep_database_gen_query_access_control_setup_pre
audit_pep_database_gen_query_access_control_setup_post
audit_pep_database_gen_query_pre
audit_pep_database_get_rcs_pre
audit_pep_database_get_rcs_post
audit_pep_database_gen_query_post
audit_pep_obj_stat_post
audit_pep_network_write_body_pre
audit_pep_network_write_header_pre
audit_pep_network_write_header_post
audit_pep_network_write_body_post
audit_pep_auth_agent_start_pre
audit_pep_auth_agent_start_post
audit_pep_network_read_header_pre
audit_pep_network_read_header_post
audit_pep_network_read_body_pre
audit_pep_network_read_body_post
audit_pep_data_obj_get_pre
audit_pep_database_gen_query_access_control_setup_pre
audit_pep_database_gen_query_access_control_setup_post
audit_pep_database_gen_query_pre
audit_pep_database_get_rcs_pre
audit_pep_database_get_rcs_post
audit_pep_database_gen_query_post
audit_pep_database_gen_query_access_control_setup_pre
audit_pep_database_gen_query_access_control_setup_post
audit_pep_database_gen_query_pre
audit_pep_database_get_rcs_pre
audit_pep_database_get_rcs_post
audit_pep_database_gen_query_post
audit_pep_resource_resolve_hierarchy_pre
audit_pep_resource_resolve_hierarchy_post
audit_pep_exec_rule_pre
audit_pep_exec_microservice_pre
audit_pep_exec_microservice_post
audit_pep_exec_rule_post
audit_pep_resource_open_pre
audit_pep_resource_open_post
audit_pep_resource_read_pre
audit_pep_resource_read_post
audit_pep_resource_close_pre
audit_pep_resource_close_post
audit_pep_exec_rule_pre
audit_pep_exec_microservice_pre
audit_pep_exec_microservice_post
audit_pep_exec_rule_post
audit_pep_data_obj_get_post
audit_pep_network_write_body_pre
audit_pep_network_write_header_pre
audit_pep_network_write_header_post
audit_pep_network_write_body_post
audit_pep_auth_agent_start_pre
audit_pep_auth_agent_start_post
audit_pep_network_read_header_pre
audit_pep_network_read_header_post
audit_pep_network_read_body_pre
audit_pep_network_read_body_post
audit_pep_network_agent_stop_pre
audit_pep_network_agent_stop_post
audit_pep_database_close_pre
audit_pep_database_close_post


Inside an iCommand
iget
audit_pep_network_read_header_pre
audit_pep_network_read_header_post
audit_pep_network_read_body_pre
audit_pep_network_read_body_post
audit_pep_database_open_pre
audit_pep_database_open_post
audit_pep_exec_rule_pre
audit_pep_exec_microservice_pre
audit_pep_exec_microservice_post
audit_pep_exec_microservice_pre
audit_pep_database_gen_query_access_control_setup_pre
audit_pep_database_gen_query_access_control_setup_post
audit_pep_exec_microservice_post
audit_pep_exec_rule_post
audit_pep_database_gen_query_access_control_setup_pre
audit_pep_database_gen_query_access_control_setup_post
audit_pep_database_gen_query_pre
audit_pep_database_get_rcs_pre
audit_pep_database_get_rcs_post
audit_pep_database_gen_query_post
audit_pep_database_gen_query_access_control_setup_pre
audit_pep_database_gen_query_access_control_setup_post
audit_pep_database_gen_query_pre
audit_pep_database_get_rcs_pre
audit_pep_database_get_rcs_post
audit_pep_database_gen_query_post
audit_pep_exec_rule_pre
audit_pep_exec_microservice_pre
audit_pep_exec_microservice_post
audit_pep_exec_rule_post
audit_pep_exec_rule_pre
audit_pep_exec_microservice_pre
audit_pep_exec_microservice_post
audit_pep_exec_rule_post
audit_pep_exec_rule_pre
audit_pep_exec_microservice_pre
audit_pep_exec_microservice_post
audit_pep_exec_rule_post
audit_pep_network_write_body_pre
audit_pep_network_write_header_pre
audit_pep_network_write_header_post
audit_pep_network_write_body_post
audit_pep_network_agent_start_pre
audit_pep_network_agent_start_post
audit_pep_auth_agent_start_pre
audit_pep_auth_agent_start_post
audit_pep_network_read_header_pre
audit_pep_network_read_header_post
audit_pep_network_read_body_pre
audit_pep_network_read_body_post
audit_pep_auth_request_pre
audit_pep_auth_agent_auth_request_pre
audit_pep_auth_agent_auth_request_post
audit_pep_auth_request_post
audit_pep_network_write_body_pre
audit_pep_network_write_header_pre
audit_pep_network_write_header_post
audit_pep_network_write_body_post
audit_pep_auth_agent_start_pre
audit_pep_auth_agent_start_post
audit_pep_network_read_header_pre
audit_pep_network_read_header_post
audit_pep_network_read_body_pre
audit_pep_network_read_body_post
audit_pep_auth_response_pre
audit_pep_auth_agent_auth_response_pre
audit_pep_database_check_auth_pre
audit_pep_database_check_auth_post
audit_pep_auth_agent_auth_response_post
audit_pep_auth_response_post
audit_pep_network_write_body_pre
audit_pep_network_write_header_pre
audit_pep_network_write_header_post
audit_pep_network_write_body_post
audit_pep_auth_agent_start_pre
audit_pep_auth_agent_start_post
audit_pep_network_read_header_pre
audit_pep_network_read_header_post
audit_pep_network_read_body_pre
audit_pep_network_read_body_post
audit_pep_obj_stat_pre
audit_pep_database_gen_query_access_control_setup_pre
audit_pep_database_gen_query_access_control_setup_post
audit_pep_database_gen_query_pre
audit_pep_database_get_rcs_pre
audit_pep_database_get_rcs_post
audit_pep_database_gen_query_post
audit_pep_database_gen_query_access_control_setup_pre
audit_pep_database_gen_query_access_control_setup_post
audit_pep_database_gen_query_pre
audit_pep_database_get_rcs_pre
audit_pep_database_get_rcs_post
audit_pep_database_gen_query_post
audit_pep_obj_stat_post
audit_pep_network_write_body_pre
audit_pep_network_write_header_pre
audit_pep_network_write_header_post
audit_pep_network_write_body_post
audit_pep_auth_agent_start_pre
audit_pep_auth_agent_start_post
audit_pep_network_read_header_pre
audit_pep_network_read_header_post
audit_pep_network_read_body_pre
audit_pep_network_read_body_post
audit_pep_data_obj_get_pre
audit_pep_database_gen_query_access_control_setup_pre
audit_pep_database_gen_query_access_control_setup_post
audit_pep_database_gen_query_pre
audit_pep_database_get_rcs_pre
audit_pep_database_get_rcs_post
audit_pep_database_gen_query_post
audit_pep_database_gen_query_access_control_setup_pre
audit_pep_database_gen_query_access_control_setup_post
audit_pep_database_gen_query_pre
audit_pep_database_get_rcs_pre
audit_pep_database_get_rcs_post
audit_pep_database_gen_query_post
audit_pep_resource_resolve_hierarchy_pre
audit_pep_resource_resolve_hierarchy_post
audit_pep_exec_rule_pre
audit_pep_exec_microservice_pre
audit_pep_exec_microservice_post
audit_pep_exec_rule_post
audit_pep_resource_open_pre
audit_pep_resource_open_post
audit_pep_resource_read_pre
audit_pep_resource_read_post
audit_pep_resource_close_pre
audit_pep_resource_close_post
audit_pep_exec_rule_pre
audit_pep_exec_microservice_pre
audit_pep_exec_microservice_post
audit_pep_exec_rule_post
audit_pep_data_obj_get_post
audit_pep_network_write_body_pre
audit_pep_network_write_header_pre
audit_pep_network_write_header_post
audit_pep_network_write_body_post
audit_pep_auth_agent_start_pre
audit_pep_auth_agent_start_post
audit_pep_network_read_header_pre
audit_pep_network_read_header_post
audit_pep_network_read_body_pre
audit_pep_network_read_body_post
audit_pep_network_agent_stop_pre
audit_pep_network_agent_stop_post
audit_pep_database_close_pre
audit_pep_database_close_post
auth
exists check
connection setup
data transfer


Inside an iCommand
iget
audit_pep_network_read_header_pre
audit_pep_network_read_header_post
audit_pep_network_read_body_pre
audit_pep_network_read_body_post
audit_pep_database_open_pre
audit_pep_database_open_post
audit_pep_exec_rule_pre
audit_pep_exec_microservice_pre
audit_pep_exec_microservice_post
audit_pep_exec_microservice_pre
audit_pep_database_gen_query_access_control_setup_pre
audit_pep_database_gen_query_access_control_setup_post
audit_pep_exec_microservice_post
audit_pep_exec_rule_post
audit_pep_database_gen_query_access_control_setup_pre
audit_pep_database_gen_query_access_control_setup_post
audit_pep_database_gen_query_pre
audit_pep_database_get_rcs_pre
audit_pep_database_get_rcs_post
audit_pep_database_gen_query_post
audit_pep_database_gen_query_access_control_setup_pre
audit_pep_database_gen_query_access_control_setup_post
audit_pep_database_gen_query_pre
audit_pep_database_get_rcs_pre
audit_pep_database_get_rcs_post
audit_pep_database_gen_query_post
audit_pep_exec_rule_pre
audit_pep_exec_microservice_pre
audit_pep_exec_microservice_post
audit_pep_exec_rule_post
audit_pep_exec_rule_pre
audit_pep_exec_microservice_pre
audit_pep_exec_microservice_post
audit_pep_exec_rule_post
audit_pep_exec_rule_pre
audit_pep_exec_microservice_pre
audit_pep_exec_microservice_post
audit_pep_exec_rule_post
audit_pep_network_write_body_pre
audit_pep_network_write_header_pre
audit_pep_network_write_header_post
audit_pep_network_write_body_post
audit_pep_network_agent_start_pre
audit_pep_network_agent_start_post
audit_pep_auth_agent_start_pre
audit_pep_auth_agent_start_post
audit_pep_network_read_header_pre
audit_pep_network_read_header_post
audit_pep_network_read_body_pre
audit_pep_network_read_body_post
audit_pep_auth_request_pre
audit_pep_auth_agent_auth_request_pre
audit_pep_auth_agent_auth_request_post
audit_pep_auth_request_post
audit_pep_network_write_body_pre
audit_pep_network_write_header_pre
audit_pep_network_write_header_post
audit_pep_network_write_body_post
audit_pep_auth_agent_start_pre
audit_pep_auth_agent_start_post
audit_pep_network_read_header_pre
audit_pep_network_read_header_post
audit_pep_network_read_body_pre
audit_pep_network_read_body_post
audit_pep_auth_response_pre
audit_pep_auth_agent_auth_response_pre
audit_pep_database_check_auth_pre
audit_pep_database_check_auth_post
audit_pep_auth_agent_auth_response_post
audit_pep_auth_response_post
audit_pep_network_write_body_pre
audit_pep_network_write_header_pre
audit_pep_network_write_header_post
audit_pep_network_write_body_post
audit_pep_auth_agent_start_pre
audit_pep_auth_agent_start_post
audit_pep_network_read_header_pre
audit_pep_network_read_header_post
audit_pep_network_read_body_pre
audit_pep_network_read_body_post
audit_pep_obj_stat_pre
audit_pep_database_gen_query_access_control_setup_pre
audit_pep_database_gen_query_access_control_setup_post
audit_pep_database_gen_query_pre
audit_pep_database_get_rcs_pre
audit_pep_database_get_rcs_post
audit_pep_database_gen_query_post
audit_pep_database_gen_query_access_control_setup_pre
audit_pep_database_gen_query_access_control_setup_post
audit_pep_database_gen_query_pre
audit_pep_database_get_rcs_pre
audit_pep_database_get_rcs_post
audit_pep_database_gen_query_post
audit_pep_obj_stat_post
audit_pep_network_write_body_pre
audit_pep_network_write_header_pre
audit_pep_network_write_header_post
audit_pep_network_write_body_post
audit_pep_auth_agent_start_pre
audit_pep_auth_agent_start_post
audit_pep_network_read_header_pre
audit_pep_network_read_header_post
audit_pep_network_read_body_pre
audit_pep_network_read_body_post
audit_pep_data_obj_get_pre
audit_pep_database_gen_query_access_control_setup_pre
audit_pep_database_gen_query_access_control_setup_post
audit_pep_database_gen_query_pre
audit_pep_database_get_rcs_pre
audit_pep_database_get_rcs_post
audit_pep_database_gen_query_post
audit_pep_database_gen_query_access_control_setup_pre
audit_pep_database_gen_query_access_control_setup_post
audit_pep_database_gen_query_pre
audit_pep_database_get_rcs_pre
audit_pep_database_get_rcs_post
audit_pep_database_gen_query_post
audit_pep_resource_resolve_hierarchy_pre
audit_pep_resource_resolve_hierarchy_post
audit_pep_exec_rule_pre
audit_pep_exec_microservice_pre
audit_pep_exec_microservice_post
audit_pep_exec_rule_post
audit_pep_resource_open_pre
audit_pep_resource_open_post
audit_pep_resource_read_pre
audit_pep_resource_read_post
audit_pep_resource_close_pre
audit_pep_resource_close_post
audit_pep_exec_rule_pre
audit_pep_exec_microservice_pre
audit_pep_exec_microservice_post
audit_pep_exec_rule_post
audit_pep_data_obj_get_post
audit_pep_network_write_body_pre
audit_pep_network_write_header_pre
audit_pep_network_write_header_post
audit_pep_network_write_body_post
audit_pep_auth_agent_start_pre
audit_pep_auth_agent_start_post
audit_pep_network_read_header_pre
audit_pep_network_read_header_post
audit_pep_network_read_body_pre
audit_pep_network_read_body_post
audit_pep_network_agent_stop_pre
audit_pep_network_agent_stop_post
audit_pep_database_close_pre
audit_pep_database_close_post
auth
exists check
acAclPolicy
acChkHostAccessControl
acSetPublicUserPolicy
connection setup
acPreConnect
acChkHostAccessControl
acPostProcForOpen
data transfer


Inside an iCommand
ireg

iput


Analysis Pipeline
AMQP
STOMP
iRODS
ActiveMQ
Logstash
ElasticSearch
Kibana



Questions / Discussion
Thank you
Terrell Russell, Ph.D.
@terrellrussell
UGM 2016 - Auditing with the Pluggable Rule Engine and AMQP
By iRODS Consortium
UGM 2016 - Auditing with the Pluggable Rule Engine and AMQP
- 2,859