Kory Draughn
Chief Technologist, iRODS Consortium

iRODS Metrics:
See It, Count It, Bill It
November 16-21, 2025
Supercomputing 2025
St. Louis, MO

iRODS Policy-Based Data Management
iRODS has always been a programmable virtual filesystem, providing rule-based operations on data files stored on disparate physical storage systems, both local and remote.
It stores both:
- standard system metadata and
- additional arbitrary user-defined metadata
And this all lives in a relational database, available via SQL.

iRODS Timeseries
But...
iRODS does not provide historical information about "what used to be".
The way to know "what used to be", is to have asked, and to have saved it.

iRODS Timeseries
Best practice:
- Regularly query the database for 'metrics'
- Write them down
- Later, query the metrics, and draw some graphs
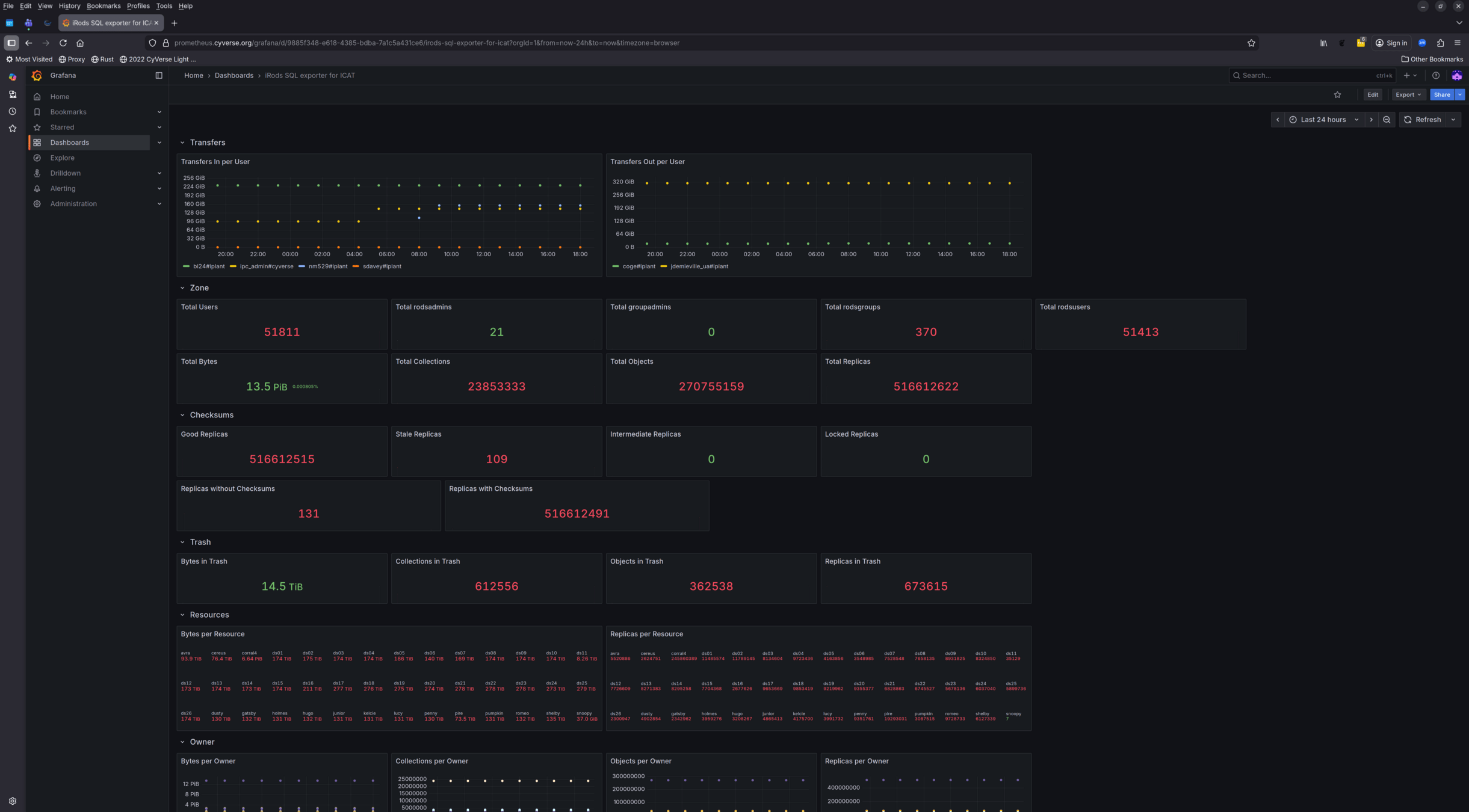
sql_exporter → prometheus → grafana
- https://github.com/burningalchemist/sql_exporter
- https://github.com/prometheus/prometheus
- https://github.com/grafana/grafana

iRODS Timeseries
This is now implemented in the irods_demo repository


iRODS Dashboarding



iRODS Dashboarding
poor man's placeholders from bison / irods_demo



iRODS Chargebacks
Captures transfers in and out of the namespace
- Demonstrated via iRODS Rule Language
- Easily hardened, optimized to C++
This provides administrators with comprehensive network usage information, suitable for scripting and automating chargebacks in a service-oriented environment.

Savings through Storage Tiering
iRODS also now tracks access_time for every replica in the system.
Leads to a straightforward implementation of storage tiering
This allows for direct measurement of savings from keeping 'cold' data on cheaper storage.
Storage Tiering




Impact





iRODS Storage Tiering Savings Calculator


Thank you!


Booth #4424
SC25 - iRODS Metrics: See it, Count it, Bill it
By iRODS Consortium
SC25 - iRODS Metrics: See it, Count it, Bill it
- 233