ErR0r3s de performance en el desarrollo web

ErR0r3s de performance en el desarrollo web

El ERROR de performance en el desarrollo web

No tener en cuenta a las personas que visitan nuestra web

"El error de performance en el desarrollo web"

v7

v8

¿Qué debo tener en cuenta?

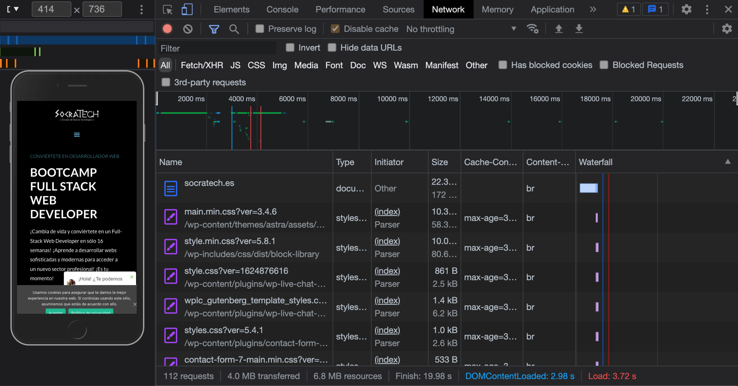
Recursos innecesarios en la primera carga

CSS sin optimizar

TTFB muy altos

LCP mejorables

Imágenes muy pesadas

Recursos innecesarios

en la primera carga

CSS sin optimizar

TTFB

muy altos

LCP

mejorables

<link 
  rel="preload"
  as="image"
  href="https://socratech.es/.../bg.png">

Imágenes muy pesadas

<picture>
  <source type="image/avif" srcset="miriam.avif">
  <source type="image/webp" srcset="miriam.webp">
  <img alt="Miriam Segura" src="miriam.png">
</picture>
<picture>
  <source type="image/avif" srcset="miriam.avif">
  <source type="image/webp" srcset="miriam.webp">
  <img alt="Miriam Segura" src="miriam.png"
       loading="lazy" decoding="async">
</picture>
<picture>
  <source type="image/avif" srcset="bg.avif">
  <source type="image/webp" srcset="bg.webp">
  <img alt="Socratech" src="bg.png"
       loading="lazy" decoding="async">
</picture>
<link 
  rel="preload"
  as="image"
  href="https://socratech.es/.../bg.[png|avif|webp]">

ErR0r3s de performance en el desarrollo web...

No tener en cuenta a las personas que visitan nuestra web

"Un error de performance en el desarrollo web"

Creer que la web performance no forma parte del producto

"Un error de performance en el desarrollo web"

Pensar que la web performance se puede hacer después

"Un error de performance en el desarrollo web"

Buscar soluciones a la web performance de forma reactiva

"Un error de performance en el desarrollo web"

Errores de performance en el desarrollo web

By Joan León

Errores de performance en el desarrollo web

Errores de performance en el desarrollo web

  • 2,310