Product API migration to

it’s own Datastore

Black Friday 2019

Cyber Monday 2019

Product API - Getting Product Details

Product API - Getting Product Availability

Product API current Architecture

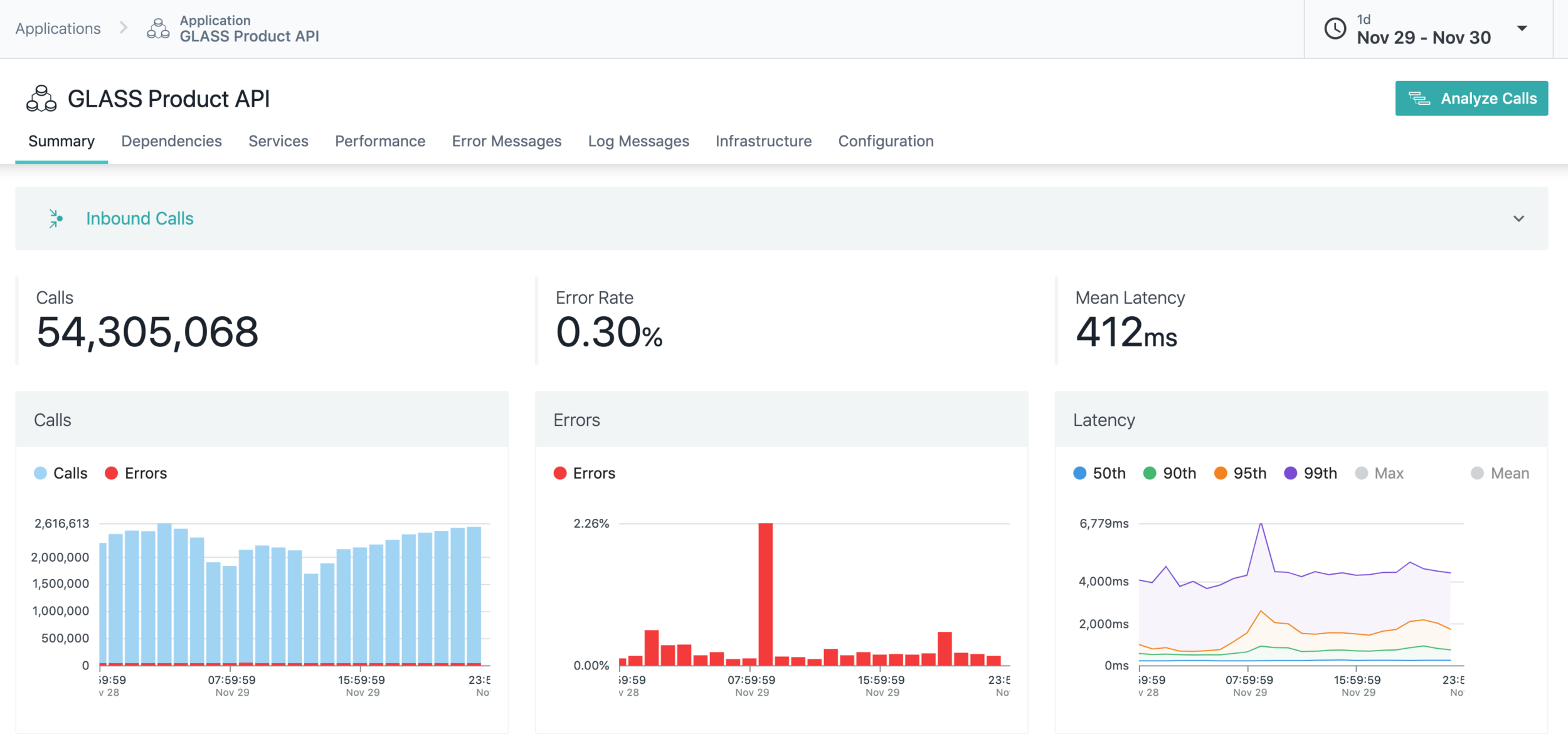
Product API

Product API current Architecture

highly dependent on SFCC

difficult to scale independently

need SFCC knowledge

Challenges

Product API

Product API future Architecture

.com DB

Product API

Product API - Microservice

  • Independent microservice
  • own repo outside glass

Product API

Product API - Microservice

Product API

Product API - Microservice

  • Unit Tests
  • Integration Tests
  • Contract Tests
  • Live API monitoring/Testing: runscope
  • e2e/Automation test

Different form of tests

Challenges

Caching  

Complicated mapping

Release - onboarding clients

- Product

- Availability

Product API - Datastore

.com DB

Omnihub

PIM

Product API - Datastore

.com DB

Challenges

Replication

.com DB

Questions?

Product API migration to it’s own Datastore

By imrul hasan

Product API migration to it’s own Datastore

  • 765