資安第二堂
前後端&HTTP
溫馨小提醒
- 禁止將今日所學拿去用在練習CTF以外的地方
- 分享flag 達咩
目錄
picoCTF
這啥
上節課忘了介紹的好用東西- 一個有頗多題目的解題平台
- 資安的zerojudge(?
- 定期會舉辦比賽欸
反正我是不會去參加 - 題目挺多挺雜的我覺得o.o
反正就先來註冊吧:D

註冊

- 按右上角的log in選sign up
- 按照要填的填就好
- (Postal Code是郵遞區號
可能可以亂填,他括號選填的不用填)
classroom
- 正常來說登入後會跳轉到picoGym
- 沒有的話選上面的Practice
- 進去picoGym後選上面的classroom
- 選join a classroom, Invite Code輸入C8CNyd32l


這樣就好ㄌ,一定要加喔,不然之後有作業會算沒完成喔
前端&後端
前端

構成網頁的三大要素:HTML、CSS、JS
HTML:管理網頁的架構
CSS:管理網頁的外貌
JavaScript:管理網頁的內容以及使用者的操作行為
前端
- 透過瀏覽器顯示後端傳過來的資料
- 透過UI跟後端互動

後端
- 大量處理/運算資料
- 提供前端資訊/資料

後端

- 後端可以定義路徑
- ex: /(根目錄), /home , /shop
前後端關係
互動

前端
後端

資料庫
向伺服器送出請求(request)
透過 SQL 語法存取
取得資料
回傳(Response)
給瀏覽器
HTTP
這是什麼

- 超文字傳輸通訊協定
- 一種應用程式層通訊協定
- 用於在聯網裝置之間傳輸資訊
Request/Response

前端
後端
?
?
Request/Response

前端
後端
GET /example HTTP/1.1
Host: www.example.com
HTTP/1.1 200 OK
Date: Wed, 06 Nov 2024 10:30:00 GMT
<html><body> ...
Request
GET / HTTP/2
Host: example.com
Cookie: val=123;
User-Agent: Mozilla/5.0 (Windows NT 10.0; Win64; x64) ...
Content-Length: 32
Method: HTTP定義的「請求方式」
常見的有:GET、POST、HEAD....
Request
POST /submit-form HTTP/1.1
Host: www.example.com
User-Agent: Mozilla/5.0 (Windows NT 10.0; Win64; x64)...
Content-Length: 42
Cookie: sessionId=abc123xyz;theme=dark;
username=user123&password=securepassword
GET /submit-form?username=user123&password=securepassword HTTP/1.1
Host: www.example.com
User-Agent: Mozilla/5.0 (Windows NT 10.0; Win64; x64)...
Cookie: sessionId=abc123xyz; theme=dark; loggedIn=true
Put : 取代掉整個 request
Patch : 修改部分 request ( 較推薦 )
Delete : 刪除資源
Head: 只要獲取 request 的 header,不要 body
Option : 可以暸解 server 提供哪些溝通方法
Request
GET / HTTP/2
Host: example.com
Cookie: val=123;
User-Agent: Mozilla/5.0 (Windows NT 10.0; Win64; x64) ...
Content-Length: 32
Path : 路徑&參數
/submit-form?username=user123&password=securepassword
/submit-form?username=user123&password=securepassword
路徑
參數
Request
GET / HTTP/2
Host: example.com
Cookie: val=123;
User-Agent: Mozilla/5.0 (Windows NT 10.0; Win64; x64) ...
Content-Length: 32
protocol version: HTTP版本
•HTTP/0.9~1.1 Text-based Protocol
•HTTP/2 Binary protocol
•HTTP/3 QUIC (UDP)
Request
GET / HTTP/2
Host: example.com
Cookie: val=123;
User-Agent: Mozilla/5.0 (Windows NT 10.0; Win64; x64) ...
Content-Length: 32
Host Name:目標的主機名稱&端口號
User-Agent : 告訴Server 你用的瀏覽器 作業系統 等等資訊
Request
GET / HTTP/2
Host: example.com
Cookie: val=123;
User-Agent: Mozilla/5.0 (Windows NT 10.0; Win64; x64) ...
Content-Length: 32
Cookie:
- 網站為了辨識使用者,或者延續上一個或之前的工作狀態,所以會產生一個機制來儲存各個使用者的狀態。
- 存在Client端,叫做Cookie
- 如果可以偽造,就可以提升權限or擁有平行的權限
Response
HTTP/1.1 200 OK
Date: Wed, 06 Nov 2024 10:30:00 GMT
Content-Type: text/html; charset=UTF-8
Content-Length: 1234
Connection: keep-alive
<!DOCTYPE HTML>
<html><head>
HTTP Status code
1xx 資訊內容
2xx 成功
3xx 重新導向
4xx 用戶端錯誤
5xx 伺服器錯誤
可愛的貓貓們https://http.cat/
TOOL
TOOL
網站資訊
robots.txt
manual
伺服器設定文件
.htaccess
.htpasswd
開發工具
.git
.svn
.swp
.DS_Store
Information Leakage
Information Leakage
.htaccess
- 純文字檔案
- 用來控制網頁顯示方式的許多層面
- 被 Apache 和 Litespeed 等使用
.svn
- 自由/開放源碼的版本控制系統
- 跟git 87%像
.DS_Store
- 是 MacOS 作業系統專屬的隱藏文件
- 儲存了一些資訊,例如:資料夾的圖標、視窗的設置等
- 可得知資料夾內的文件名稱、路徑
robots.txt
- 告訴爬蟲什麼可以看什麼不能看
- 可能會有不該看的東西
- 使用方式 : 在網址後面直接加上/robots.txt
- for example : https://www.youtube.com/robots.txt

.git
- 開發工具 , 用來記錄每個版本的code
- 原始碼可能會整包放在裡面
- tools: githacker , sourcetree

F12
- web最入門的技術,又稱為開發者工具
- 使用方式為按下F12或對網頁按右鍵選「檢查(Inspect)」

這個按下去只會顯示HTML喔
F12-Elements

從頁面中選擇要查看的元素便會定位至源代碼的具體位置
查看元素的CSS屬性及從父級元素繼承的CSS屬性
能直接在代碼上雙擊進行修改,可當前修改僅對當前頁面生效,並不會修改到服務器源代碼
F12-Console

Console可以查看JS對象的及其屬性,通過js訪問當前頁面的所有元素及進行js的任何操作,並且能夠立即執行JS語句
當網頁的JS代碼中使用了console.log()函數時,該函數輸出的日誌信息會在控制台中顯示
F12-Source

可以查看到當前網頁的所有源文件,在左側中以樹狀結構展示
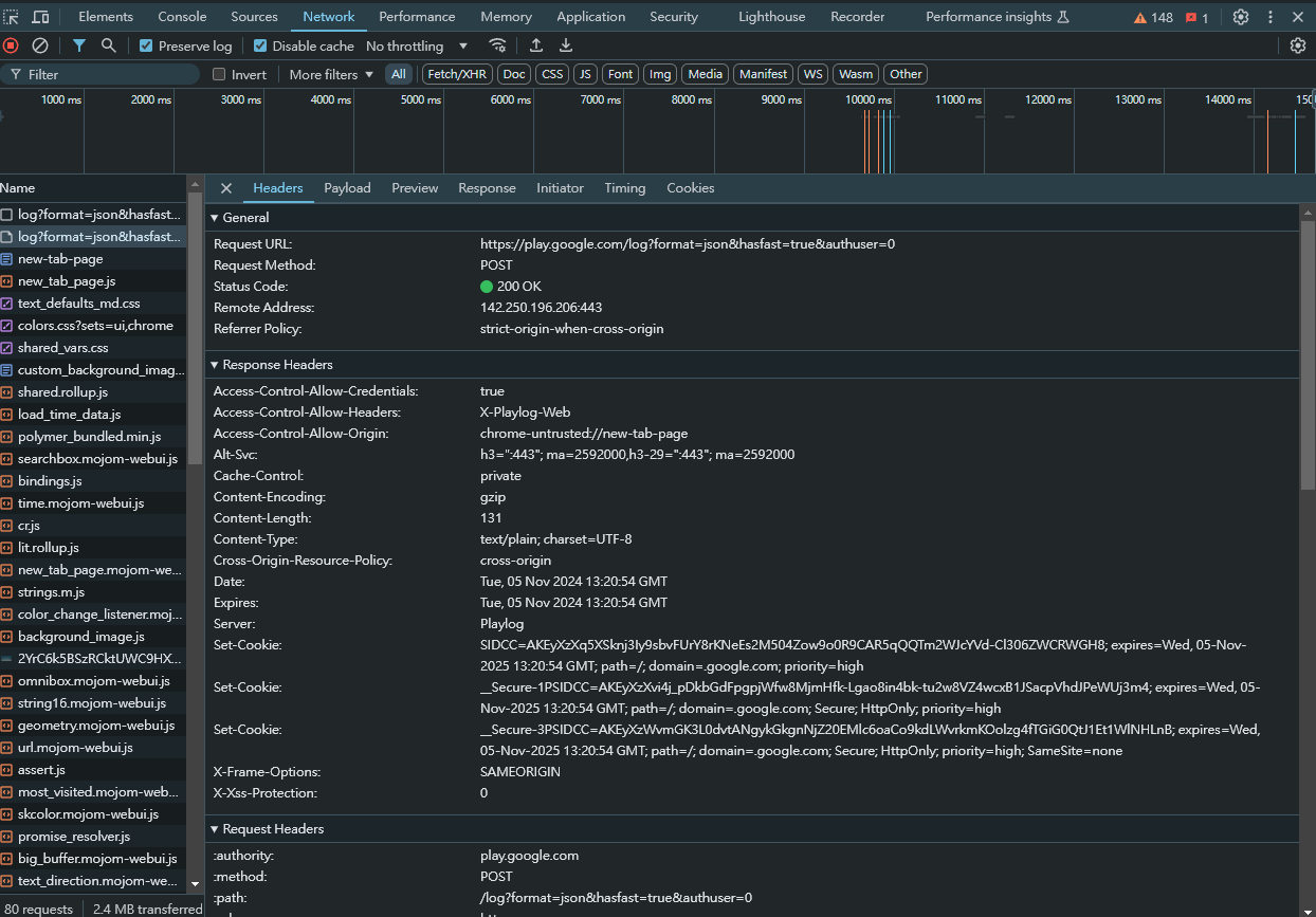
F12-Network
網絡能夠記錄所有請求,並且進行回放,另存為文件進行分析。

F12-Network
網絡能夠記錄所有請求,並且進行回放,另存為文件進行分析。
開始記錄按鈕
清除當前記錄信息
能夠自定義篩選條件

是否保留日誌
是否進行緩存
設置模擬限速
Burp Suite
- 可以修改/攔截 http data 的工具
- 方便看到完整的資料


Burp Suite
Burp Suite

進去之後選proxy
把攔截打開-> Intercept on
open brower
把你要攔截的網址貼進去瀏覽器

Burp Suite
按下enter之後你就會攔截到他request的內容
能直接點擊要修改處修改
好了按Forward,他就會把修改好的回傳到瀏覽器上

回家作業
記得要加入pico ctf的classroom
截止是12/1(日)晚上12:00
逾時算沒交ㄛ,有情況可以跟我說:D
題目不會可以互問也可以來找我拿提示
但嚴禁直接要flag
表單->調查你們PicoCTF的名稱的
記得填ㄛ
沒寫完不用擔心我是善良的學姊ouo
- F12
- robots.txt
- Burp Suite
伊呀哈下課!
不要忘了下次見面是12/6ㄛ
(11/22段考放假~)
資安第二堂
By jellyfish
資安第二堂
- 189