Imágenes y vídeos en la web

Imágenes y vídeos en la web

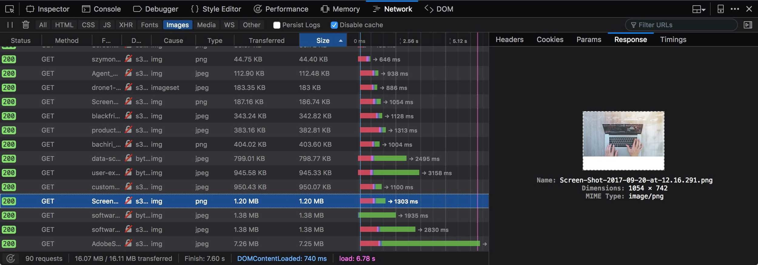
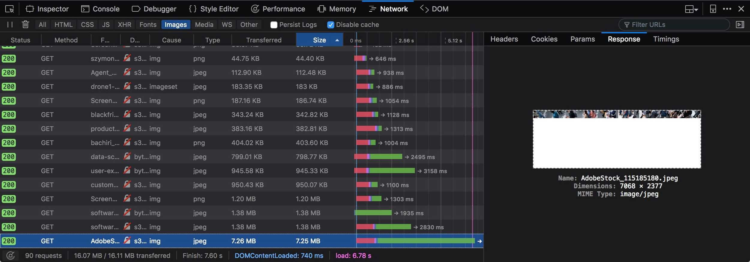
Total Kilobytes

Imágenes y vídeos en la web

Image Kilobytes

¿Mis imágenes necesitan optimización?

Herramientas online

WebPageTest

WebPageTest | Cloudinary

Developer Tools

Developer Tools

Developer Tools

Lighthouse

CLI Tools | psi

5.21 MB

CLI Tools | lighthouse

El mejor formato según el caso de uso

Formato de imagen

Imagen vectorial

Imagen bitmap

Formato de imagen

Pantallas de alta resolución

JPEG

PNG

GIF

WebP

JPEG XR

BPG

Formato de imagen

JPEG 2000

Formato de imagen

Pantallas de alta resolución

Formato de imagen | JPEG

Formato de imagen | JPEG

Formato de imagen | JPEG

Formato de imagen | JPEG

Formato de imagen | JPEG

Las ventajas de Progressive JPEGs

Formato de imagen | JPEG

Las ventajas de Progressive JPEGs

Formato de imagen | JPEG

Progressive JPEGs pueden ser más lentos de decodificar que los JPEG de línea de base.

Progressive JPEGs no siempre son más pequeños.

Algunos usuarios pueden considerar la carga progresiva como una desventaja.

Las desventajas de Progressive JPEGs

Formato de imagen | WebP

Formato de imagen | WebP

Formato de imagen | AVIF

Formato de imagen | AVIF

Formato de imagen | AVIF

Formato de imagen | AVIF

Formato de imagen | JPEG XL

Formato de imagen | JPEG XL

Micro Optimización

Chroma Subsampling

Micro Optimización

Chroma Subsampling

Micro Optimización

Chroma Subsampling

Micro Optimización

Chroma Subsampling

Micro Optimización

Memoria

Micro Optimización

Width × Height × 4

1,024 × 300 × 4 = 1,228,800 bytes

RGBA

Memoria

Micro Optimización

Width × Height × 3

1,024 × 300 × 3 = 921,600 bytes

YCbCr

Memoria

Micro Optimización

Developer Tools | Performance

Micro Optimización

Vale!, necesito optimizar mis imágenes y vídeos

Optimizació de imágenes y vídeos

Designer Responsibility

DR

Optimizació de imágenes | App

Optimizació de imágenes | App

Optimizació de imágenes | App

Optimizació de imágenes | App

Zopfli
PNGOUT
OptiPNG
AdvPNG
PNGCrush
JPEGOptim
Jpegtran
Guetzli
Gifsicle

jpeg-recompress
WebP
MozJPEG
pngquant

ImageMagick

Optimización de imágenes | CLI

Original | 766Kb

jpeg-recompress

Quality 80 | 550Kb | 1.619s

Quality 70 | 378Kb | 1.241s

Optimización de imágenes | CLI

Original | 766Kb

convert (ImageMagick)

Quality 80 | 712Kb | 0.342s

Quality 70 | 535Kb | 0.277s

Optimización de imágenes | CLI

Original | 766Kb

MozJPEG

Quality 80 | 633Kb | 1.215s

Quality 70 | 378Kb | 0.808s

Optimización de imágenes | CLI

Original | 766Kb

Quality 90 | 705Kb | 3m 58.52s

Quality 84 | 639Kb | 4m 3.33s

Optimización de imágenes | CLI

Imagemin + plugins

Optimización de imágenes | CLI

Imagemin + plugins

Optimización de imágenes | CLI

Imagemin + WebP

Optimización de imágenes | CLI

Optimización de imágenes | Service

Optimización de imágenes | "Service"

Optimización de vídeos

Optimización de vídeos

Optimización de vídeos

Optimización de vídeos

Optimización de vídeos

¿Me puedo fiar de la optimización automatizada?

Designer

SSIM

Butteraugli

==

The Structural Similarity

Herramientas para medir las diferencias percibidas entre imágenes

Valodación de imágenes

Valodación de imágenes

SSIM

Valodación de imágenes

Butteraugli

Valodación de imágenes

Valodación de imágenes

Valodación de imágenes

Velocidad de carga

Percepción vs Realidad

Percepción vs Realidad

Un estudio reciente pone de manifiesto que, a pesar de que la velocidad es de vital importancia en la Web móvil, también lo es la percepción que de ella tienen los usuarios, y ofrece a los propietarios de sitios web una serie de ideas para mejorar la usabilidad.

La importancia de la velocidad

/La importancia de la velocidad/ | Think with Google | Julio de 2017

Percepción vs Realidad

La velocidad importa

La importancia de la velocidad

/La importancia de la velocidad/ | Think with Google | Julio de 2017

Percepción y realidad

La velocidad logra que las cosas funcionen

Percepción vs Realidad

La importancia de la velocidad

Percepción vs Realidad

Hackeando la percepción del usuario para hacer que nuestros sitios web y aplicaciones se sientan más rápidos

La importancia de la velocidad

Placeholder

Color sólido

Espacio

LQIP/SQIP

Silueta

Percepción vs Realidad | Espacio vacío

Percepción vs Realidad | Placeholder

Percepción vs Realidad | Color sólido

Percepción vs Realidad | LQIP

Low Quality Image Placeholders

Percepción vs Realidad | SQIP

SVG Quality Image Placeholders

Percepción vs Realidad | Silueta

Imágenes Responsive

Utiliza el tag <picture>

Imágenes Responsive

Imágenes Responsive

One more thing...

Photo 

 Portrait

Image optimization 

like a crazy

Original | 3,0Mb

Bokeh effect | 2,2Mb

OnePlus

Image optimization 

like a crazy

Original | 2,5Mb

Bokeh effect | 6,6Mb

Huawei

Image optimization 

like a crazy

No bokeh or blur

Synthetic bokeh

Gaussian blur

Image optimization 

like a crazy

Image optimization 

like a crazy

Image optimization 

like a crazy

Image optimization 

like a crazy

Image optimization 

like a crazy

Original

Blur 1x1

Remove BG

186Kb

137Kb

426 Kb

Image optimization 

like a crazy

Result | 146 Kb

🔒 Optimización de Imágenes y Vídeo para la Web

By Joan León

🔒 Optimización de Imágenes y Vídeo para la Web

  • 1,825