Web Performance Testing Workshop

Prerequisites

Why the Web Performance is important?

Case studies

Source: WPOstats and web.dev

Core Web Vitals

Core Web Vitals

Google Search Console

Core Web Vitals

Lighthouse

Lighthouse

Lighthouse

Lighthouse 100 son los padres 🤫

WebPageTest

WebPageTest

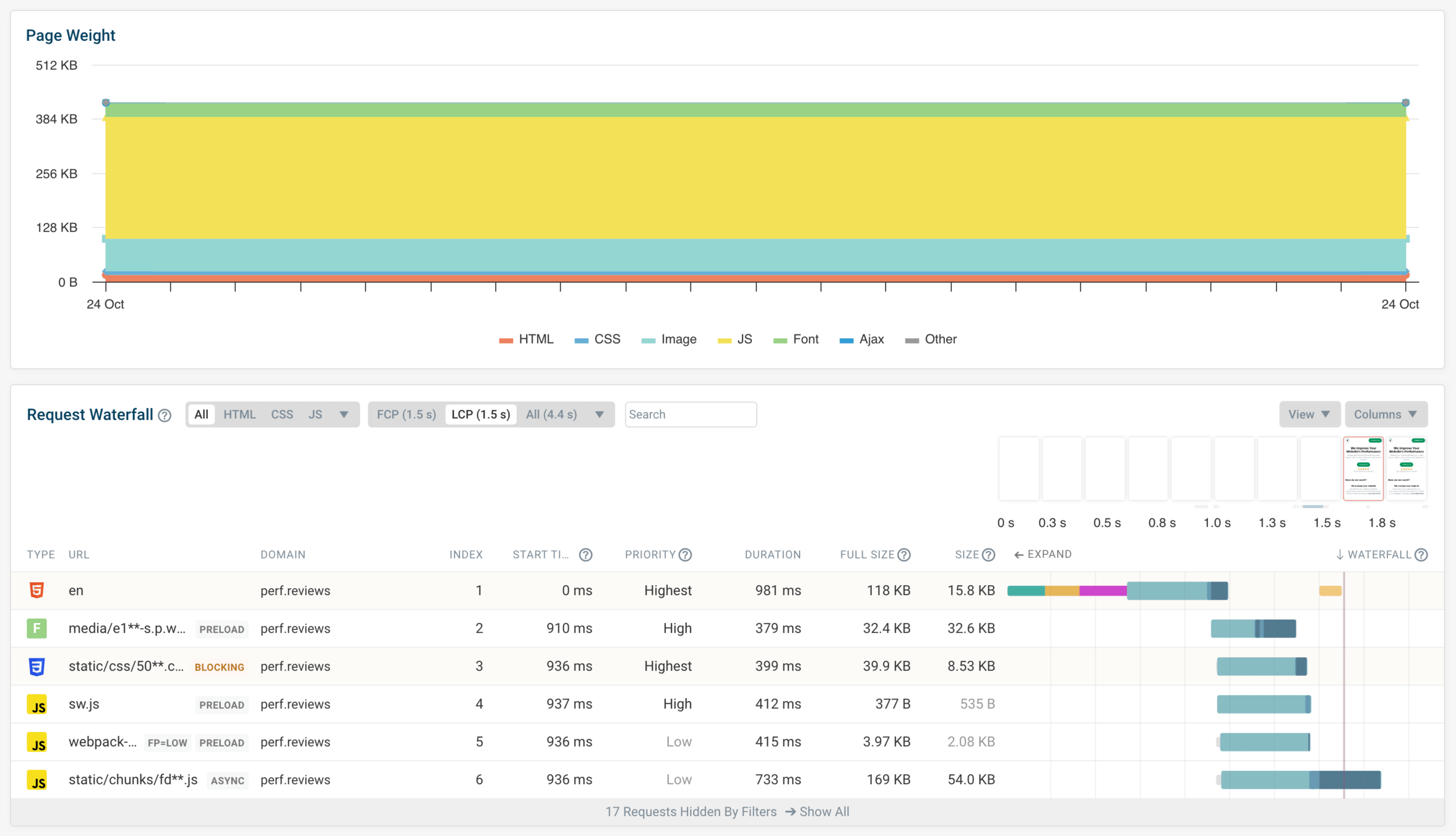
DebugBear

DebugBear

Chrome DevTools

Chrome DevTools

Chrome DevTools + WebPerf Snippets

Fixing the Web Performance issues...

in the real world

I have finished the new feature

Have you checked the web performance?

🫠

Types of Performance Testing

Types of Performance Testing

Proactive  

  • Who: Engineers
  • When: During development
  • Why: Identify and fix issues before they make it into the release
  • How: DevTools, browsers, local tooling

Types of Performance Testing

Reactive  

  • Who: Engineers, Product Owners, SEO Consultant
  • When: Each build, each release
  • Why: Visibility of regressions about to go live
  • How: Performance budgets, automation, synthetic testing, CI

Types of Performance Testing

Passive  

  • Who: Engineers, Product Owners, SEO Consultants, Marketing
  • When: Constantly in live environments
  • Why: Awareness of current or historic performance issues in live
  • How: RUM tooling, analytics, monitoring

Types of Performance Testing

Lighthouse CI

Lighthouse CI

Web Performance Testing in CI

Web Performance Testing in CI

End-to-end
Web Performance Testing

End-to-end Web Performance Testing

Web Performance RUM

(Real User Monitoring)

We use RUM and Synthetic

We use Synthetic

We use Synthetic

We use Synthetic

We use Synthetic

We use Synthetic

We use Synthetic

We use Synthetic

We use RUM

Web Performance Testing Workshop

By Joan León

Web Performance Testing Workshop

  • 1,394