Latency: The Whole Story


Hi, I'm Ben (aka @obensource)!






Our itinerary today?
The Latencies that
Users
Experience
Where latencies count
How to measure them
What to do about them
Humans
Hardware
Web Apps
(we'll mostly 🏕 out ☝️)
Human Latency
Mental Chronometry
Level Set: When presented with a point of stimulus
(example: an interactive component on a screen),
the average human response time is 215ms

(source: the humanbenchmark study)
In other words
those 215ms intervals (and their results) are the
exciting part of the user experience
Everything in between
is in the waiting place...

What questions do humans ask while they're in
the waiting place?
Is it happening?
Can I navigate now? (Did the server respond?)
Is it useful?
Has enough content loaded for me to interact with?
Is it usable?
Does the page respond, or is it busy when I do something?
Is it delightful?
Does this site feel smooth and natural, or does it lag when I interact with it?
This is why we
gather metrics like Time To Interactive
–aka–
DOM Interactive
In the Browser
Because hard measurements create real answers
for our ambiguous questions
(In this case, we can understand initial web app load times)
So what meaningful thresholds of latency
should be measured?
Where do I start?
A Classic Move
film interactions with your app with a high-speed camera

Hardware Latency
Understand your user's fundamental limitations
I/O hardware latency varies greatly
creating a very diverse set of user experiences

Keypress & terminal response, measured by a high-speed camera
(Dan Luu, "Computer Latency: 1977–2017")

My own scan rate test adds significant delay to the I/O process
with just the action of a keypress
(Apple Magic Keyboard)
(Source: Keyboard Scanrate Tool)
(Microsoft Research: Applied Sciences Group, 2012)
Consider the inherent latency
of all
common devices
Accurately understand the boundaries
of your app's
performance benchmarks
Latency in Apps
Why should we
bother so much?
Is the payoff really that great?

(Robert Belson: AWS re:Invent 2020)



Relevant Thresholds
Where do I start?
Back End / Front End
Back End
How can the backend facilitate a great UX?
Optimize delivery distribution
Containers, k8s, CDNs / Image CDNs
(eg. Cloudflare, Netlify, Akamai, AWS)
Enable better network protocols
HTTP/2, QUIC
(More parallel TCP connections than 6, less round trips, congestion control, customizable, etc)
Enable on demand content with Serverless
AWS lambda, Azure, GCP
Propagation
Time required for a message to travel from the sender to receiver, which is a function of distance over speed with which the signal propagates.
Transmission
Time required to push all the packet’s bits into the link, which is a function of the packet’s length and data rate of the link.
Processing
Amount of Time required to process the packet header, check for bit-level errors, and determine the packet’s destination.
Queuing
Time the packet is waiting in the queue until it can be processed.
Measurable latency thresholds
Front End Latency
(Things are about to get interesting)
What metrics to people care about?

The metrics that Google’s Lighthouse / Perf team cares about for a single audit (aka a snapshot in time)

The metrics that Datadog’s Real User Monitoring (RUM) cares about when continually auditing your app (aka long-term latency mitigation)
Before we dive into why these tools are relevant and see
how to use them,
let’s talk about where we can meaningfully measure web app latencies.
The DOM: DOM + CSSOM =>
Render Tree
The browser's rendering, layout, painting, and compositing processes
The constraints and impositions of JavaScript, Node.js, and related libraries
The constraints of HTTP 1.1
We can measure what's going on in
Things
we can
do about it
Known Best Practices
Keep things: Small, Smart, and Smooth
This will reduce the amount of time consuming HTTP requests and DNS lookups that are performed.
Example: you'll be resolving DNS queries, and adding HTTP handshakes every time you need to get an image from an external source. It definitely adds up.
Make as few server calls as necessary
Like your: HTML, CSS, and JS
(Uglify, Minify, bundle, etc)
Compress things
Like your assets.
Locally (PWAs), on CDNs, Image CDNs, etc
Cache things
Consider the impact of libraries and frameworks
JS: TypeScript, Lodash, Node.js, etc.
JAMStack approach: Next.js, Gatsby, etc (pre-bundling / smart bundling, SSR, route pre-fetching)
Data Layer: redux, GraphQL (querying front end data)
Component Frameworks: Svelte vs React (best-in-class perf benchmarks because it doesn't construct the a VDOM and then build the DOM from it like React).
Optimizing your fonts
(use compression, don't fetch if possible)
Smart bundling
(only bundle what you need)
Treeshaking
(get rid of unused modules)
Domain Sharding
(Use multiple domains to get multiple assets. 'How many parallel download can be smooshed into 6 TCP connections via http 1.1?)
Codesplitting & lazy loading
(Reduce unused code bloat, faster load times)
Practice
Determine your critical styles
Prioritize your Critical Rendering path
Use debouncing and/or throttle your inputs
Also
Use Webworkers
(Sorry, no DOM manipulation)
Reduce the
number of images the site needs for the initial page load
Keep browser painting unblocked
(get rid of render blocking)
16ms is the benchmark for JS computations between paints, which are typically ~16ms per paint
Optimize your CSS / Styles
Reduce CSS Selector Complexity
(the deeper the styles go, the longer it’ll take the browser to figure out if there there’s a match on the DOM Tree)
Optimize Animations
Use Request Animation Frame
(the browser can optimize timed animation loops, they're smoother)
Always measure latency first: asses it before you decide you need to spend time optimizing things
Assess First
What tools
can we use to
do all this?
Browser Dev Tools
(Quick Audit)
Lighthouse, Performance, and Network Tools
(Assess, Audit, Fix, Audit again)
User Simulation
Track render blocking
Watch the main thread for bottlenecks
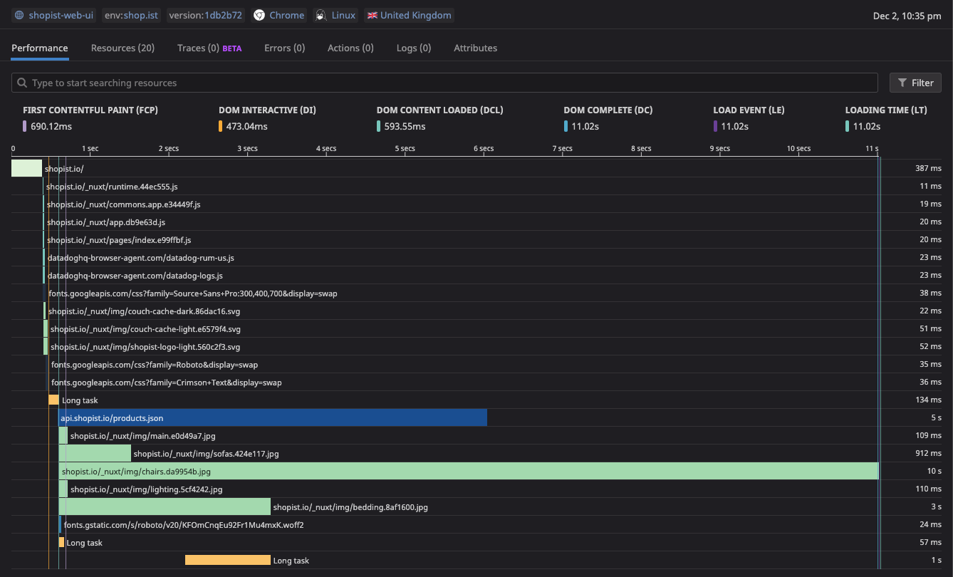
RUM / Synthetics
APM
Dashboards
Datadog
(ongoing insights and production mitigation)
Let's see
some of this
in action!
Demo
Thank you 🙏
Latency: The Whole Story
By Ben Michel
Latency: The Whole Story
- 998