Jobleads Releases Review (283 - 285)
Infrastructure Team
Shai Hulud 2
- Problem: On November 24, the attack on the supply chain began. Hundreds of npm packages have been infected, including some used by JobLeads.
- Solution: We identified potentially affected environments and disabled processes that used infected packages. We rotated access keys and rebuilt Docker images. 2FA is now enabled for AWS CLI.
- Effect: No signs of data leaks, infrastructure abuse or any similar problems. We will create additional solutions to prevent attacks like this in next weeks.
Smart Modal release
- Problem: New service needs to be deployed and monitored. Some endpoints must have a restricted rate of use to avoid LLM abuse.
- Solution: We provided the necessary configuration and monitoring.
- Effect: Service work stable.
Smart Modal release

ARM-based Docker images
- Problem: Not all images have an ARM version, which makes local development problematic on Apple.
- Solution: We extended the pipeline build and made sure the image is built.
- Effect: Images are available. We found potential improvement for stability of the build.
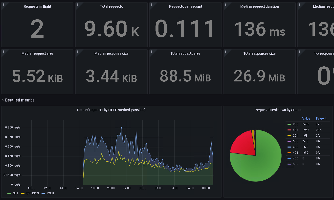
Cloudflare monitoring
- Problem: We had limited data about the app running in Cloudflare infrastructure.
- Solution: Logs are exported to AWS OpenSearch.
- Effect: We can check insights and plan actions based on data.
Cloudflare monitoring

Data fixtures for local / QA
-
Problem:
- Our data fixtures weren't updated according to the latest changes. It creates a problem in developing and testing features.
- Reindexing of the full job dataset was time-consuming.
-
Solution:
- We changed the export and import procedure, and a new file is available for everyone.
- We introduced a parameter where you can declare how many jobs should be imported.
- Effect: Easier and faster developing and testing.
Bye bye XmpFive
- Problem: Unused XmpFive integration was present in the codebase. It was confusing, and we were losing resources.
- Solution: We dropped all connected code.
- Effect: Less confusion for devs and hardware available for next challanges.
Admin area: User Category
- Problem: Database access was necessary to change the user category. It was annoying during tests.
- Solution: We extended the admin area and UC can be changed via the GUI.
- Effect: A bit less depressed QA team.
Admin area: User Category

Other
- Recruitment
- Team support
- FIX: Marigold aka Cheetah export error handling improvment
- FIX: User activation Cypress tests
- Data dumps for AI team
-
FIX: OutOfMemory & OutOfCPU Kubernetes errors on Corpex staging cluster
-
Preparing actions after a database audit
-
Investigations about GDPR deletion and potential session mismatch
-
Cloudflare logs available
Jobleads Releases Review (283 - 285)
By Piotr Woszczyk
Jobleads Releases Review (283 - 285)
- 69