
Астрал Отчет | Технология создания
Поддержка нового Астрал Отчет
Иван Холопов
Javascript-ninja


Котович Сергей
ADM, ведущий .Net-разработчик

О чем расскажем...
- "Админка" Астрал Отчет
- Яндекс метрика, вебвизор
- Мониторинг нагрузки (Prometheus, Graphana)
- Мониторинг ошибок (Sentry)
- Планы развития

"Админка" Астрал Отчет
Основные функции:
- Мониторинг регистраций и абонентов
- Мониторинг документооборотов
- Управление пользователями
- Настройка интеграций

"Админка" Астрал Отчет

"Админка" Астрал Отчет


"Админка" Астрал Отчет


"Админка" Астрал Отчет


"Админка" Астрал Отчет


Яндекс.Метрика и Вебвизор
- Знаем о пользователях (платформа, браузер, разрешение)
- Меряем конверсию по типовым действиям
- Видим поблемы глазами пользователя
- Улучшаем интерфейс и взаимодействие
- Проводим АБ тесты








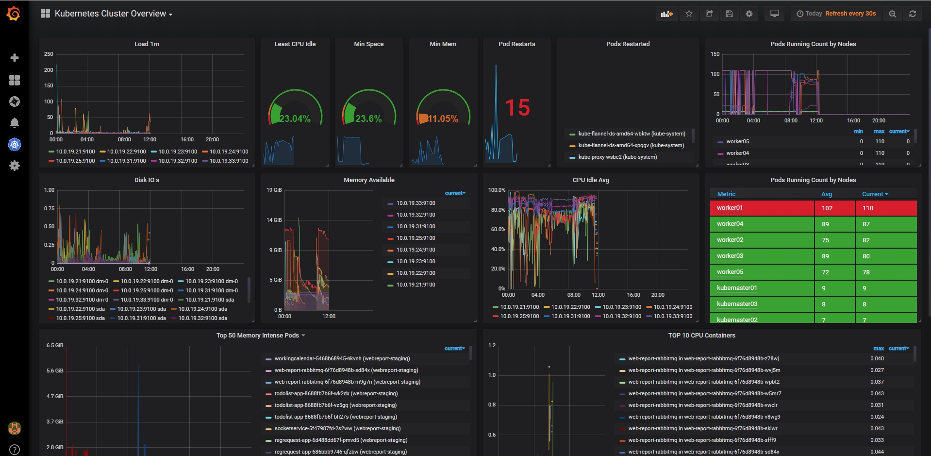
Мониторинг нагрузки
- Инструменты
- За чем именно наблюдаем
- Каков реальный запас


Мониторинг нагрузки

Мониторинг нагрузки
- Инструменты:
- Graphana, Prometheus
- За чем именно наблюдаем:
- все "железные" показатели, бизнес-метрики
- Каков реальный запас:
- 100к с учетом легкого масштабирования
Анализ производительности





Подкапотье Астрал Отчета

- Облачная инфраструктура на kubernetes
- Self-healing
- Авто-масштабирование


Sentry
Основные функции:
- Отслеживание, группировка ошибок
- Сбор детальных данных по ошибке
- Алертинг, интеграция с таск-трекером
Sentry - комплексное решение по сбору, анализу и помощи в быстром устранении ошибок





Команда


Команда

Планы
- Облачная подпись
- Развитие главной страницы
- Гайд по приложению
- Система обратной связи
- Партнерская интеграция
- СКРИН
- Импорт из других систем
- Управление организациями
- Система уведомлений
- НДС
- Импорт невалидных отчетов
- Создание организаций на лету
- Требования по формату
- ЭЛН
- РосСтат
Спасибо за внимание!
Вопросы?
kahoot.it
https://goo.gl/uJj2m2
Поддержка нового Астрал Отчет
By Sergio Kotovich
Поддержка нового Астрал Отчет
- 270