Traceability Approaches with..

  • Tempo / Grafana

  • NewRelic

  • Micrometer

  • OpenTelemetry

What is Distributed Tracing?

A method to monitor and track requests as they flow through a distributed system.

Provides visibility into the lifecycle of a request by capturing trace data at each service or component.

Helps uncover performance issues, service dependencies, and bottlenecks.

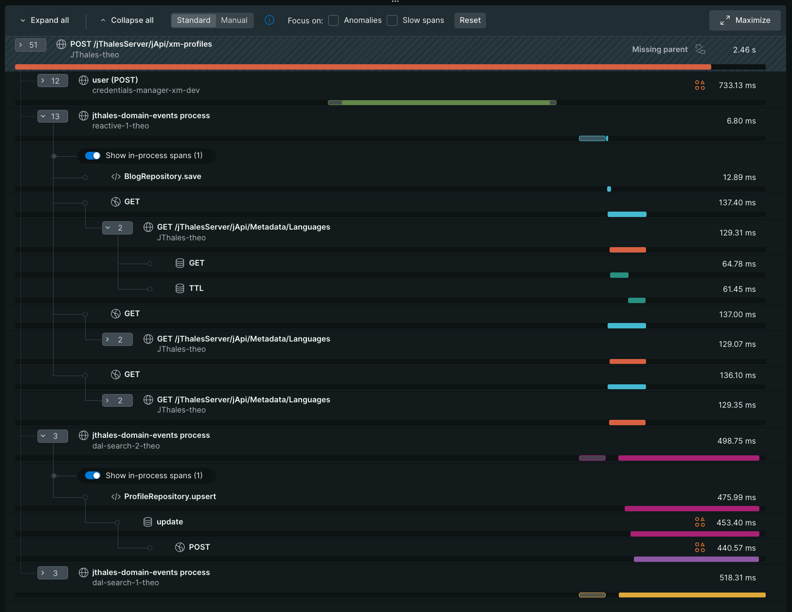
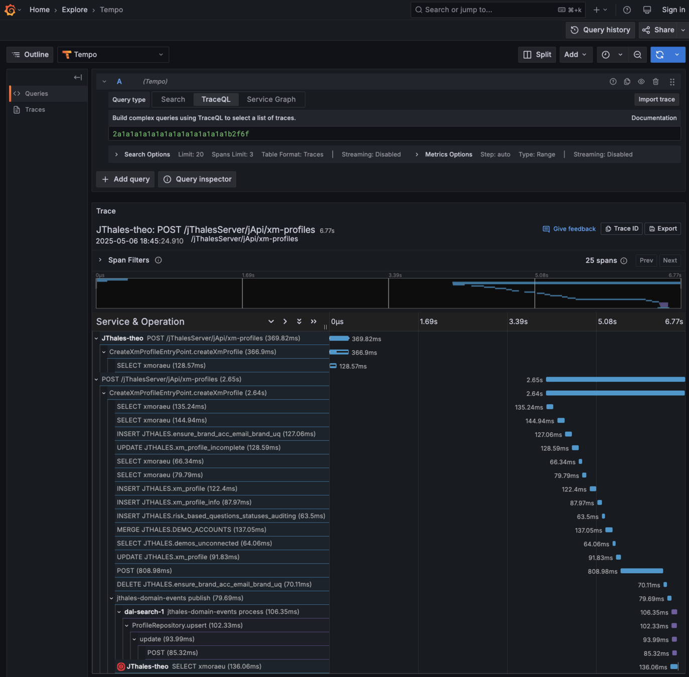
Trace/Span Anatomy

A trace is a collection of spans representing the complete journey of a request through a system.

 

🧭 Span Metadata:

Trace: The end-to-end view of a request across all components.

Span: A single unit of work—represents an operation or step within a trace.

Parent Span: The span that initiated a sub-operation.

Child Span: A sub-operation spawned by a parent span.

Root Span: The first span in a trace—often the inbound request handler.

name – logical operation name (e.g., GET /users)

start time / duration

trace-id – shared across the whole trace

span-id – unique to this span

parent-id – optional, links to upstream span

attributes – key-value metadata (e.g., http.method, db.statement)

events – timestamped logs within a span

status – success, error, etc.

📌 Key Terms:

Traceparent Header

📌 Key Concept: traceparent header
The traceparent HTTP header tracks request lineage across service boundaries. It contains:

version – format version

trace-id – unique ID for the entire trace

parent-id – ID of the calling span

trace-flags – flags for sampling/debugging

Scenario Under Test

Setup approaches

1. NewRelic agent → NewRelic

2. Otel agent → Otel Collector → (Tempo + Grafana)

3. Otel agent → NewRelic OTLP Endpoint → NewRelic

4. Micrometer & Otel bridge (no agent) → NewRelic OTLP Endpoint → NewRelic

1. NewRelic agent → NewRelic

Trace correlation: Spans are easily correlated across services using New Relic’s telemetry format.

Some auto-tracing out-of-the-box: Auto tracing for some common frameworks and libraries.

Some auto-tracing out-of-the-box: No propagation of context for Kafka (requires extra code for  producer/consumer).

⚠️ Respects traceparent header: Propagation of injected traceparent request header. BUT.

Vendor-specific tracing model: Changes the name of the Kafka message header to newrelic

No traceId in logging MDC: Will require some other mechanism for populating logging context (Xm Logging library).

Requires using a java agent: Can be preventing at times.

Vendor lock-in: Not possible to switch to a different UI

📌 Agent:

📌 UI:

Advanced visualizations: Mature one-stop-shop UI for end-to-end trace analysis, service maps, and latency breakdowns.

1. NewRelic agent → NewRelic

2. Otel agent → Otel Collector → (Tempo + Grafana)

Standards-compliant: Fully W3C Trace Context-compliant; spans flow consistently across any instrumented services.
Minimal effort for context propagation: Automatic propagation of tracing context across Kafka and MDC logging context.
Auto discovery: Supports a plethora of supported libraries/requires minimal configuration.
Requires using a java agent: Can be preventing at times.

📌 Agent:

📌 UI:

Highly customisable: Modular and customisable.

 Limited traces UI: Traces UI is basic — lacks features like deep dependency maps.

⚠️ Requires configuration: Configuring and maintaining it can be time-consuming.

2. Otel agent → Otel Collector → Tempo + Grafana

3. Otel agent → NewRelic OTLP Endpoint → NewRelic

Best of both worlds: Uses open-source instrumentation (Otel) and feeds into a polished tracing UI (New Relic).

3. Otel agent → NewRelic OTLP Endpoint → NewRelic

3. Otel agent → NewRelic OTLP Endpoint → NewRelic

4. Micrometer & Otel bridge (no agent) → NewRelic OTLP Endpoint → NewRelic

SpringBoot specific: Tailored to SpringBoot applications and components.

Unified Facade API: Centralised observability facade from custom metrics and traces.
Lightweight: No runtime agent - avoids library version incompatibilities and reduces overhead.
High Precision: Only essential spans are created — reducing trace noise.
⚠️  Configuration-driven auto-instrumentation / context-propagation: Components must be appropriately configured to enable auto-tracing - easy to miss key traces (especially with async/Kafka)
High implementation effort: More complex and time-consuming to scale across services vs OTEL agent.

4. Micrometer & Otel bridge (no agent) → NewRelic OTLP Endpoint → NewRelic

Furher Discussion Topics

⚠️ which approach do we follow for tracing?

⚠️ standardise UI for viewing traces? Grafana/NewRelic.

⚠️ standardise approach for generating traces? NewRelic agent/Otel agent/Micrometer.

⚠️ adopt traceparent standard convention?

 

..to consider if traceparent standard is adopted

 

⚠️ ensure front end systems are generating the traceparent header.

⚠️ AWS API GW does not automatically propagate traceparent headers, only by being explicit on velocity templates.

⚠️ istio proxy does not automatically log traceparent header, and will require adding support for it.

Observability Experiments with OpenTelemetry

By Theo Kliaris

Observability Experiments with OpenTelemetry

  • 101