Visual Analytics for Explainable Machine Learning
NWO RATE, November 18th

Dennis Collaris
PhD Visualization

PREVIOUS PROJECT
ExplainExplore:
Visual Exploration of
Machine Learning Explanations

In collaboration with debtor management

PREVIOUS PROJECT
More information: https://explaining.ml
Updated interface
Paper accepted at:
IEEE Pacific Visualization 2020
@
Tianjin, China

😢
PREVIOUS PROJECT

Valorization
-
Effectiveness of debt collection strategies
-
Make available at Achmea (in progress)
NEW PROJECTS
Global
Instance-level
Focus
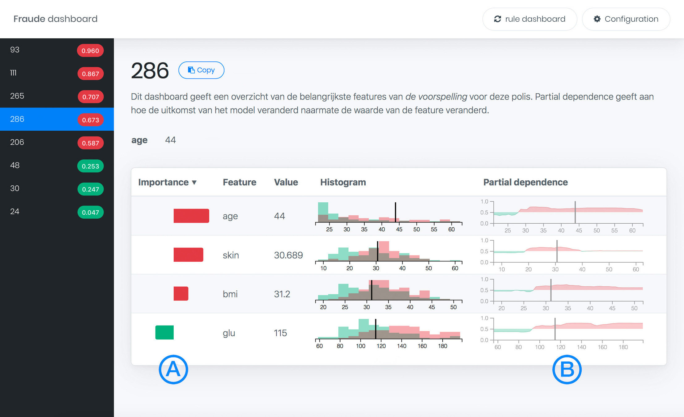
Fraud
Dashboard

NEW PROJECTS
Global
Instance-level
Focus
Fraud
Dashboard
ExplainExplore


NEW PROJECTS
Global
Instance-level
Focus
Fraud
Dashboard
ExplainExplore
New projects




CONTRIBUTION-VALUE PLOTS

DEMO


Paper accepted at:
VINCI 2020

CONTRIBUTION-VALUE PLOTS
Valorization
-
Make plots accessible via IPython (Jupyter, R studio)
-
Master student project? (in progress)

STRATEGY-ATLAS
Inspiration
Strategy A
Strategy B
STRATEGY-ATLAS
Approach
ID | Name | Age | Sex | Product | Branch | ... |
---|---|---|---|---|---|---|
1 | 💤 | 💤 | 💤 | 🔥 | 💤 | ... |
2 | 🔥 | 💤 | 💤 | 💤 | 🔥 | ... |
3 | 💤 | 🔥 | 💤 | 🔥 | 🔥 | ... |
... | ... | ... | ... | ... | ... | ... |

ID | Name | Age | Sex | Product | Branch | ... |
---|---|---|---|---|---|---|
1 | Alice | 28 | F | Health | Zekur | ... |
2 | Bob | 57 | M | Car | FBTO | ... |
3 | Chad | 34 | M | Life | Intrpls | ... |
... | ... | ... | ... | ... | ... | ... |
tSNE
StrategyMap
- Refinement
- Diagnostics
- Simplification
STRATEGY-ATLAS

Demo
STRATEGY-ATLAS
Valorization
-
Working with Achmea (Schade & Inkomen) to evaluate
automatic acceptance model.
-
Solves some of the issues that made ExplainExplore
difficult to deploy.

GENERAL
Valorization
-
Innovation management (S&I, Security)
- Stuurgroep Robotisering
- Ethisch kader VVV
- Innovation board

GENERAL
Thank you!


Contribution-Value Plots
StrategyAtlas
NWO RATE meeting (18 November 2020)
By iamdecode
NWO RATE meeting (18 November 2020)
- 36