Teambition Web Perf Optimization

主要内容

  • Web APM
  • 资源加载策略优化
  • 业务改造
  • 内存泄漏处理
  • 视图能力优化

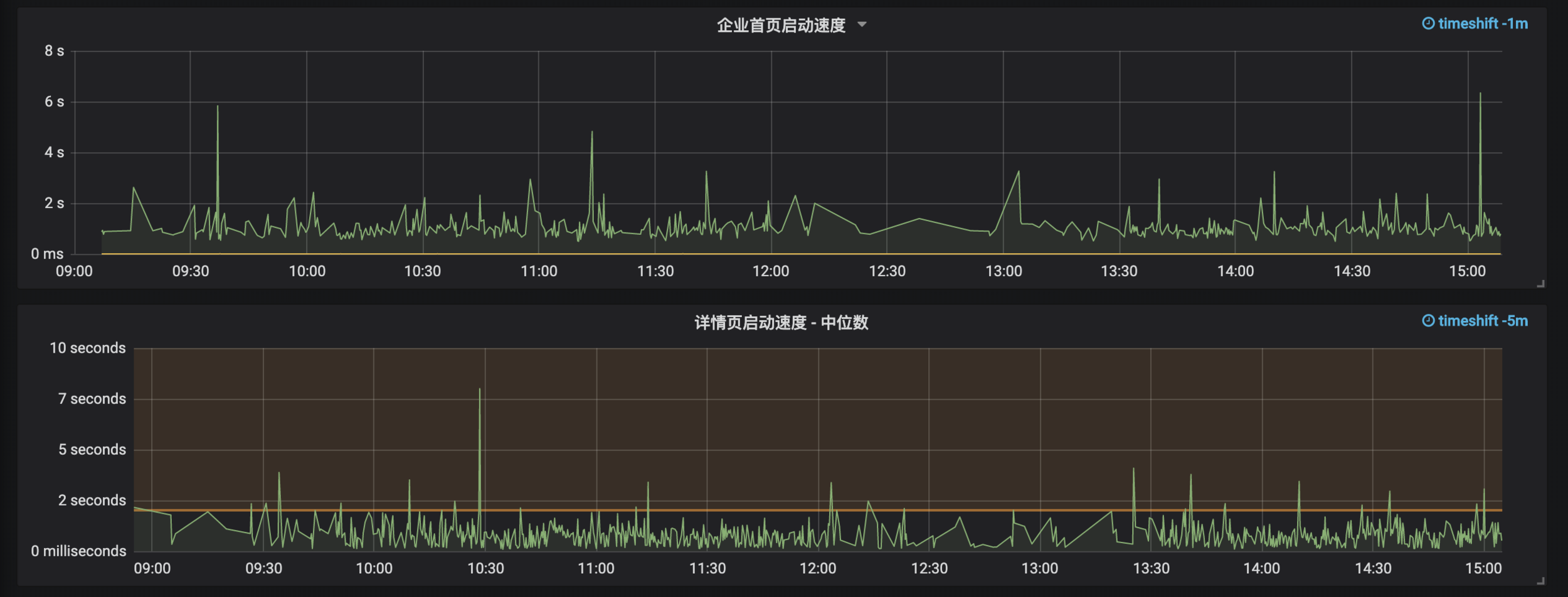
Web APM

  • 任务看板视图的 boot speed
  •         表格视图
  •         列表视图
  • 首页启动速度
  • 任务详情页打开速度
  • 首页到项目应用启动速度
  • 客户端内存使用情况 (chrome only)
  • 客户端每秒处理的 socket count

 

以及后续可能的私有部署下性能监控 (仅公有云得到的反馈不足以阐述所有情况下的性能这个命题

kibana 看板视图的启动耗时中位数

Grafana 监控

资源加载优化

  • re-design i18n 多语言的处理模式
  • 整理/切分更小的视图逻辑单元
  • resource server-push
  • service-worker

业务视图改造

  • 数据请求策略/模式的修改,避免全量数据的依赖
  • 应用内业务视图 Composited Layer 的整治,降低客户端 CPU/GPU usage
  • 视图与权限模型的全面解耦 (轻量化 & 异步化)

应用内某一个功能 Layer 的实际使用情况

内存泄漏

  • 解决因为权限导致的内存泄漏
  • 修正无用的 socket listener
  • 修正本地实体化 Model 的生命周期

视图性能优化

  • 流式接口 + CDC (change data capture) 增量推送
  • typescript transpile plugin
    • pure-function-rewriter
    • constant-elements-plugin
    • react-static-style-plugin
    • etc
  • 海量 socket 时导致的客户端计算压力 (有待观察)
  • 进一步利用react diff,使得客户端视图可以得到更细粒度的更新,通过transpile plugin 做到开发期无感知,编译期展开 (类似 macro 的作用)
  • 减少组件 runtime 的 memory allocation

CDC based 优化策略部署前后火焰图对比

Teambitoin Web Perf Optimization

By 知白 Saviio

Teambitoin Web Perf Optimization

  • 841