Реализация мониторинга, обеспечение отказоустойчивости и наблюдаемости сервисов, балансеров и внутренней инфраструктуры

Выполнил: Юрченко В.В.
Руководитель: Береснев А.Д.


+
Немного предыстории
1
Глава: 1.1 с. 9
Цель
Спроектировать и реализовать инфраструктуру мониторинга
И
Задачи
- Сбор требований у команды разработки
- Проектирование архитектуры и пайплайнов логов, выбор технологий
- Заведение инструментов для мониторинга
- Настройка инструментов и написание конфигов
2
Глава: 2.5 с. 17
3
Функциональные требования
- Минимизация возможности и времени простоя продуктовых сервисов и сервисов по сбору телеметрии
Нефункциональные требования
- Инструменты для анализа должны быть просты в использовании
- Единый формат логов для всех приложений
- Удобное внедрение новых сервисов
Глава: 2.6-7 с. 18
Архитектура проекта
4

Глава: 3 с. 20
5

Балансер: Логи
Глава: 4.1-2 с. 23
Балансер: Метрики

6
Глава: 4.3 с. 25
Приложения: Логи

7
Глава: 5.1-2 с. 34
Приложения: Метрики

8
Глава: 5.3 с. 38
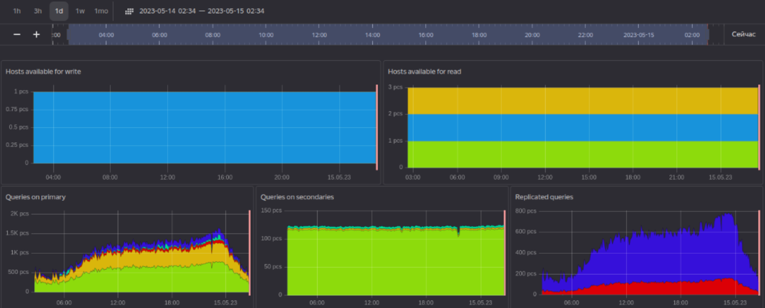
Базы данных


9
Глава: 6 с. 50
Итоги
-
Спроектирована система мониторинга
-
Реализована и настроена сборка метрик и логов с балансеров и приложений
-
Настроены алерты
10
Глава: 8 с. 54
diploma 2.0
By superpupervlad
diploma 2.0
- 151