月度项目汇报

前端架构 张鹏

2016. 09. 08.

2016 年 08 月

  • 前端性能优化
  • 手机站 UI 库升级 (CMUI v2)
  • 图片上传组件

前端性能优化

  • 项目目标:数据可视化、性能提升 30%
  • 项目状态:中止
  • 主要技术方案:

前端性能优化

  • 图片资源优化
  • 广告闲时加载
  • 图片 lazy load

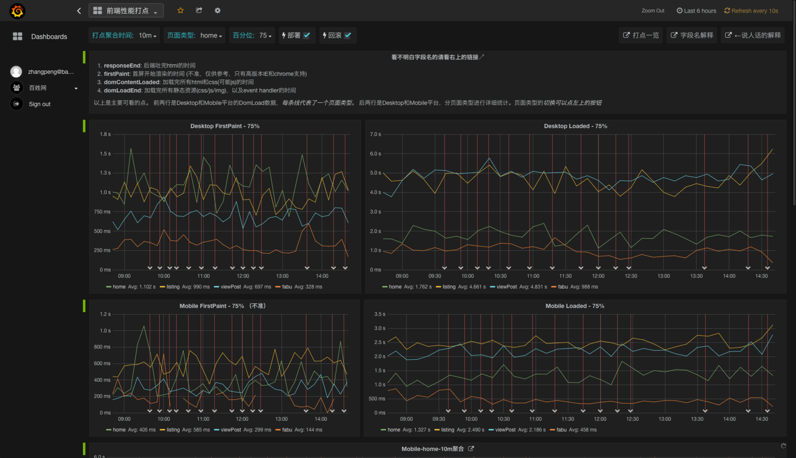
数据看板

https://bj-monitor.baixing.com/metric/dashboard/db/qian-duan-xing-neng-da-dian

优化效果

平台 优化前 优化后 增幅
PC 站 8.5 7.2 -15%
手机站 4.5 3.7 -18%

(示意数据)

手机站 UI 库升级

  • 项目目标:交付可用的代码和文档,为 NGUI 作准备
  • 项目状态:On Track
  • 主要技术方案:

手机站 UI 库升级

  • 使用预处理器组织代码
  • 以 Class 作为主要接口
  • 提供少量变更与 mixin 接口

CMUI v2 文档

http://shanghai.zhangpeng.baixing.cn/cmui/index.php

图片上传组件

  • 项目目标:重新设计和实现、去 Flash、迁移旧代码
  • 项目状态:Delay
  • 主要技术方案:

图片上传组件

  • 在高级浏览器中使用 HTML5 特性取代 Flash
  • 多实例独立配置
  • 后端切换 Vendor

Q & A

Thank You!

月度项目回顾 - 2016-08

By zpbx

月度项目回顾 - 2016-08

  • 375