前端架构 2017 Q2 回顾

前端架构 张鹏

2017. 08. 04.

暨 Q3 计划

Q2 回顾

  • 主站性能优化(一期)
  • 支援业务
  • 前端架构常规事项
  • 意义:性能 → 体验 → 业绩
  • 目标:First Paint 0.9s,Loaded 4s
  • 成果:

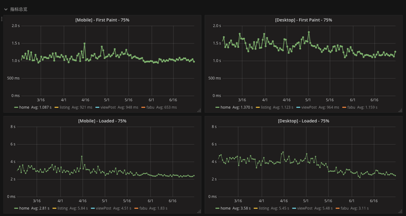
主站性能优化(一期)

  • 达标率:手机站 75%、PC 站 37.5%
  • 技术积累:前端、后端、广告等
  • 套路输出:工具、文档、规范等

(以首页为例)

  • 意义:支援业务、了解业务、为架构演进作积累
  • 项目目标:改善提单页面的可维护性、开发效率
  • 成果:

支援业务:蜂鸟二期

  • 项目状态:高质量上线
  • 技术积累:Vue.js 应用在营收业务中
  • 套路输出:前后端合作模式
  • JS 代码校验工具整合到 CI
  • 完善业务组件库
  • 手机站升级 CMUI v2
  • 更新手机站浏览器分级策略

前端架构常规事项

Q3 计划

  • 主站性能优化(二期)
  • 支援业务
  • 前端架构常规事项
  • 意义:建立机制保障主站性能
  • 目标:建立报警机制与责任机制

主站性能优化(二期)

  • 支援营收团队(蒲牢项目)
  • 支援广告团队(BAX 等)

支援业务

  • 意义:支援业务、了解业务、为架构演进作积累
  • Q3 主要项目:
  • JS 代码规范落地
  • 前端构建系统维护

前端架构常规事项

综合能力提升

  • 项目管理培训
  • 项目流程规范
  • Tapd 入门培训

项目管理能力

  • 暑期实习生训练营
  • 后端交流会
  • 前端交流会

对内

对外

  • 对外技术分享
  • BXT 技术沙龙
  • 技术公众号

工程师团队建设

Q & A

Thank You!

前端架构 2017 Q2 回顾 & Q3 计划

By zpbx

前端架构 2017 Q2 回顾 & Q3 计划

  • 520