ClarAgua

Sistema de Monitoreo en Tiempo Real

Megan Lindmark & Gregory Ewing

1000+ Chlorinators across Nicaragua and Honduras

EOS International lacks adequate monitoring capacity

SMART Chlorinator uses real time water quality monitoring to assess and control

But...

 

We need an online platform to put the data into the hands of both researchers and technicians

Versatile web architecture allows a variety of applications

Versatile web architecture allows a variety of applications

Our Contribution

We use an open source database designed specifically for time series data like ours

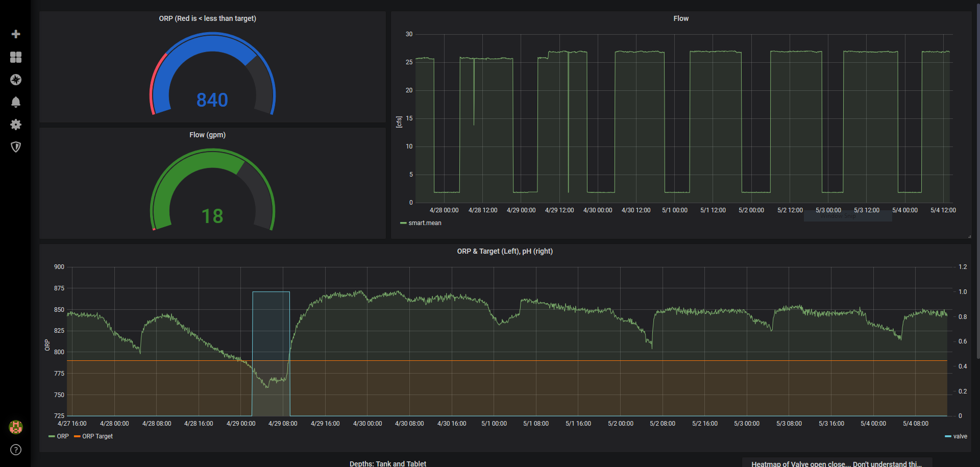
Research Dashboard Allows Deep Investigation into Full Dataset and System Diagnostics

Mobile friendly web app allows technicians to monitor system ops in the field

Try it yourself

tinyurl.com/NicaApplet

Detailed documentation guarantees long-term sustainability and replication of project

Explore the github repository

Next Steps

Field Testing

Expansion

More and more Smart chlorinators in communication with technicians

Application testing in Nicaragua plus future iteration will allow for real time ClarAgua based decision making

ClarAgua Applet Presentation

By Gregory Ewing

ClarAgua Applet Presentation

  • 887