Техподдержка

Поддержка отвечает на запрос клиента за день
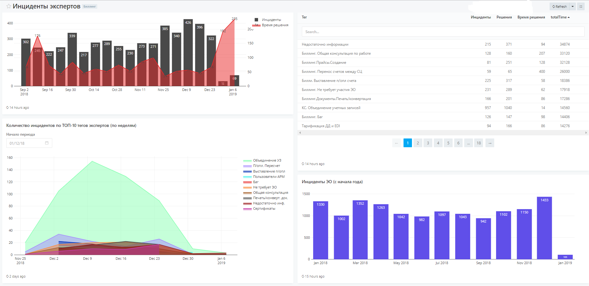
- ООРВ решает 4500 инцидентов в неделю
- Инцидент решается ООРВ в среднем за 5 часов
- 80% инцидентов ООРВ решаются за один раз



Гарантировать предоставление информации по клиенту из Биллинга для Группы обработки запросов СДПО
- Предоставляем информацию как минимум по ТОП-3 параметрам клиента
- Собрать как минимум ТОП-3 информации о клиенте можно за одно действие в Биллинге
- Инструментом Биллинга пользуются для 80% клиентов в запросах
Мы знаем сценарии работы экспертов
- Сформулировали ТОП-5 сценариев экспертов, которые можно спустить на уровень ниже
- Умеем считать метрики по этим сценариям
- Определили дальнейшие шаги по этим сценариям: делаем мы; отдаем в подпродукт; поняли, что неважно

- Объединение учетных записей клиентов ≈500
- Баланс: пересчет тарификации Диадока и EDI, настройка тарификации и т.п. ≈360
- Перенос клиентских действий между пакетами услуг в КС ≈25
- Закрытие СЦ ≈12
-
Смена плательщика счета ≈5
Нет инцидентов на экспертов по двум направлениям сопровождения (сопровождение это не консультация)

И ещё
дежурили и доставили
Несуществующий метод контроллера в ТП и ООРВ
АРМ ТП. Показывать сертификаты чужого УЦ
Ответ на запрос КО

deck
By katy_dym
deck
- 310