Intro to Metabase
06 April 2021
What is Metabase
What is Metabase
Metabase is an open source & easy to use business intelligence tool.
It lets you ask questions about your data (E.g. filter, aggregate), and displays answers in formats that make sense (E.g. Table, Pie, Bar chart etc)
Stats
| No | Item | Description |
|---|---|---|
| 1. | Total Commits | 20,379 |
| 2. | Last Commit | 8 hours ago |
| 3. | Opened Issues | 2,035 out of 8,644 |
| 4. | Opened Pull Requests | 77 |
| 5. | Total Stars | 24.4k |
| 6. | Total Fork | 3.3k |
| 7. | Latest version | 0.38.3 |
Pricing

Why use Metabase (Features)
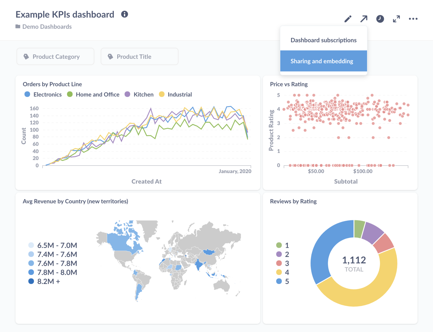
Dashboards & Visualizations

Notebook Editor

Sharing & Embedding


SQL Variables

Scheduled Alerts & Reports

Various Connectors

Exploration

Data Permissions

Data Modeling

Data Modeling (2)

Who uses Metabase
Trusted by 30,000 companies

When to use Metabase
| Item | Metabase | Kibana |
|---|---|---|
| Data store | 15 officially supported (MySQL, MongoDB, Oracle, Postgres etc) & 12 community supported | Only Elasticsearch |
| # of Visualizations | 16 | 18 |
| Relationship | Yes | No |
| Search | Based on database | Powerful |
| Aggregation | Based on database | Powerful |
| Auth & Permissions | Yes | Yes |
| Ease of Use | Easy | Medium |
| Ease of Entry | Cheap & Lightweight | Expensive & Heavyweight |
| Scalability | Based on database | High |
| Other features | Pulse | Machine Learning |
Metabase vs Kibana
When to use
- When you dealing with average users
- When you want to start small
- When you have a lot of relational data
- When you use database instead of ES
- When you want to connect directly to ODS
- When you want to connect to Warehouse
When NOT to use
- When you dealing with power users
- When you want to ensure scalability
- When you dealing with big data
- When you use Elasticsearch
- When you want to perform powerful aggregation
- When you want a powerful search engine
Demo
Intro to Metabase
By Wan Mohd Hafiz
Intro to Metabase
- 655